Roberto Renzetti
(Estratto della conferenza tenuta all’Università La Laguna di Tenerife nell’aprile 1992)
Una indagine molto più dettagliata ed estesa del percorso che ha portato alla relatività einsteniana si può trovare nel mio La Relatività Da Newton ad Einstein. In questo articolo ho sfrondato quel lavoro di molti fatti accessori per cercare i fondamenti del pensiero che da Newton hanno portato fino ad Einstein. Procederò in modo schematico rimandando, chi abbia bisogno di chiarimenti, alle spiegazioni dettagliate presenti nel lavoro citato.
LE PREMESSE
Nel 1687 Newton dette alle stampe i Philosophiae naturalis principia mathematica (in breve: Principia). In tale opera appare, per la prima volta, la legge di gravitazione universale. Si tratta della legge dell’inverso del quadrato, secondo la quale due masse (due pianeti, ma non solo) si attraggono con una forza direttamente proporzionale alle loro masse ed inversamente proporzionale

Figura 1
al quadrato della loro distanza. Date le due masse di figura 1,

.
Credo che questa legge sia universalmente conosciuta per come appare e per cosa significa ad una prima lettura. E’ invece di interesse andare a decifrarla, a capire cioè cosa c’è in questa legge, anche se non figura esplicitamente.
– l’azione che si esercita tra le masse è rettilinea (la linea congiungente i centri delle due masse)
– l’azione, per propagarsi da una massa all’altra non richiede tempo, è cioè istantanea (ha quindi velocità infinita)
– l’azione è a distanza (non richiede alcun mezzo entro cui propagarsi)
In breve si suole definire una tale azione come rettilinea, istantanea a distanza.
Nonostante varie e pesanti critiche da vari autori, tra cui Berkeley e Leibniz, questo modo di vedere la natura si affermò e condizionò oltre cento anni di ricerche fisiche (e non solo). Durante tutto il periodo illuminista la scienza ufficiale ricercò azioni di questo tipo tra corpi differenti. Il grande prestigio di Newton impedì ricerche che si muovessero su programmi diversi. Il risultato di tali ricerche, piuttosto deludente nel complesso, portò alla legge di Coulomb (1785) per le cariche elettriche, formalmente uguale a quella di gravitazione di Newton ed ad una pseudolegge per i poli magnetici dovuta a Mitchell (1750), che però non ha mai funzionato.
In breve, riferendoci alla figura 2,

Figura 2
la legge di Coulomb, formalizzata, è:

e questa legge funziona solo in particolari condizioni: cariche puntiformi abbastanza distanti.
Riferendoci invece alla figura 3,

Figura 3
la legge di Mitchell, formalizzata è:

E’ facile convincersi che queste leggi sono state ricavate, quando non forzando le osservazioni sperimentali, sistemando gli strumenti nella zona compresa tra i due corpi. A nessuno sarebbe venuto in mente, ad esempio, di sistemare uno strumento completamente fuori dalla linea che unisce i due corpi.
SCELLING ED ÖERSTED
Serviva il cambiamento del quadro concettuale, del modo di interpretare i fatti offertici dalla natura.
Fu la crisi dell’Illuminismo e l’affermarsi del movimento romantico che offrì aperture in grado di permettere una interpretazione differente della natura. Schelling, esponente insieme a Goethe della Naturphilosophie, sostiene (in mezzo a cose straordinarie, tipiche dell’idealismo tedesco) che la forza è elemento base della spiegazione fisica della natura e dove immaginiamo una forza (come nella materia) dobbiamo anche immaginare una forza opposta ad essa … e nella materia le immaginiamo in riposo e per questo si chiama inerte oppure le dobbiamo pensare in un perpetuo conflitto mai deciso nel quale, reciprocamente vanno ora vincendo ora perdendo (1797). Una forza non può essere vincolata lungo una linea ma deve agire in tutte le direzioni inoltre tutto lo spazio è pieno di forze ed è proprio il loro conflitto che crea il mondo che ci circonda, compresa la gravità, l’elettricità, il magnetismo, la luce (1800)(1).
Queste cose divennero elementi di riflessione molto seria da parte di vari studiosi, tra cui l’insegnante di fisica danese Oersted. Quest’ultimo era un convinto seguace di Schelling e restò colpito da queste forze non ordinate, contrariamente a quanto accadeva nel mondo di Newton. Si mise a cercarle. Lo fece per ben nove anni finché, incredibile, le trovò. La sua celebre esperienza va molto al di là della sua semplicità. Un filo conduttore, se disposto parallelamente ad un ago magnetico, vede l’ago ruotare di 90º e disporsi perpendicolarmente al filo, quando in esso viene fatta circolare corrente (si veda la figura). Questo tipo di azione si svolge su di un piano perpendicolare alla congiungente filo-ago e

consiste in una rotazione dell’ago medesimo risultando, come dice Oersted, ‘circolare‘(2). Oersted, nel condurre l’esperienza, muove l’ago nello spazio circostante il filo e si accorge che, se la rotazione avviene in un senso con l’ago disposto sotto il filo, essa avviene in senso opposto se si dispone l’ago sopra il filo. Per Oersted quindi, le forze magnetiche sono distribuite nello spazio che circonda il filo e, data la simmetria degli spostamenti dell’ago, conclude che le forze magnetiche sono costituite da cerchi “poiché è nella natura dei cerchi che movimenti da parti opposte debbano avere opposte direzioni” (oggi diremmo che le linee di forza del campo magnetico intorno ad un filo rettilineo percorso da corrente, sezionando il filo con un piano ad esso perpendicolare, hanno la forma di circonferenze concentriche al filo). Oersted tentò di formalizzare la sua scoperta ma non riuscì a trovare una legge generale perché “non era sufficientemente padrone dell’analisi matematica”.
La Naturphilosophie aveva la sua base sperimentale e l’esperienza di Oersted se da una parte si opponeva alle teorie meccaniciste, dall’altra affermava l’esigenza del metodo scientifico (negato da Shelling): le forze o chi per esse preesistono nella «natura» solo se, andandole a cercare, le troviamo. Comunque questa osservazione non fu fatta all’epoca e l’esperienza di Oersted suscitò un interesse ed un fermento di ricerca che tanti risultati avrebbero dato allo sviluppo della scienza.
Questi esperimenti furono comunicati da Oersted il 21 luglio 1820, essi furono subito ripetuti nei Circoli Accademici e Arago li presentò presso l’Accademia delle Scienze di Parigi alla presenza di Ampère che in pochi mesi scrisse alcune memorie, effettuò molti esperimenti e gettò così le basi dell’elettrodinamica.
AMPÈRE
Subito partirono, soprattutto nella Francia di Ampère, Biot, Savart, …, studi e ricerche che tentarono di ricondurre quella stessa azione circolare alla Oersted nell’ambito di quelle rettilinee alla Newton. Su questa strada, in tempi brevissimi, si conseguirono risultati di notevole importanza. Arago osservò che un disco di rame in rotazione ha effetti su un ago magnetico; Biot e Savart dimostrarono sperimentalmente che in prossimità di un conduttore rettilineo la ‘forza’ varia in ragione inversa alla distanza; Arago scoprì che un conduttore avvolto ad elica (solenoide) agisce come un magnete; Arago (e Davy) osservarono la magnetizzazione di limatura di ferro mediante il passaggio di corrente attraverso un conduttore posto nelle vicinanze; Ampère (tra il settembre ed il novembre 1820) scoprì l’azione elettrodinamica tra correnti, ricavandone una legge elementare dipendente dagli angoli che tali correnti formano tra loro (egli era cosciente del fatto che la legge da lui trovata era discutibile proprio per quella sua dipendenza da angoli); sempre Ampère scoprì che una spira percorsa da corrente si comporta come un magnete elementare.

Scoprì poi che un solenoide percorso da corrente si comporta come un magnete

ed inoltre realizzò svariatissime esperienze con un apparato che ancora oggi porta il suo nome (banco di Ampère); ancora Ampère fornì una teoria del magnetismo riducendo il fenomeno a correnti elementari che costituirebbero le ‘molecole’ di materia (nella figura è riportata una sezione del magnete secondo Ampère): un magnete si distingue da un materiale ordinario per avere le sue molecole tutte complanari ed ordinate come in figura, e come mostrato in essa, all’interno del magnete correnti elementari opposte si annullano mentre sul bordo esterno le correnti elementari si compongono per formare una corrente che circola intorno al magnete medesimo(3);

nell’ambito dello stesso programma di ricerca, Ampère trovò analiticamente la legge di azione tra due fili rettilinei percorsi da corrente: la forza che si esercita tra due fili, percorsi dalle correnti i1 ed i2 , orientati come in figura

è data da(4)

e questa formula si riduce a quella elementarmente nota quando le due correnti sono parallele e rettilinee,

in tal caso essa diventa:


Con tale apparato teorico Ampère passò a spiegare in termini newtoniani l’esperienza di Oersted. Riferendoci alla figura la disposizione dell’ago

magnetico dell’esperienza di Oersted perpendicolare al filo percorso da corrente è dovuta al fatto che le correnti tendono a sistemarsi parallelamente, in tale posizione si ha massima attrazione che si manifesterebbe con una relazione del tipo di quella di Newton (l’ultima vista). Qui, sembra chiarissimo, vi erano vari imbrogli di Ampère: 1) dove sta scritto in Newton che gli oggetti tendono alla massima attrazione ? 2) l’ultima relazione non è certamente di tipo newtoniano perché non va come l’inverso del quadrato della distanza; 3) ma soprattutto nella relazione generale trovata da Ampère vi è una dipendenza della forza da più angoli e questa cosa era completamente al di fuori del programma newtoniano.
Ampère concluse i suoi lavori in quest’ambito di ricerche insoddisfatto e prima di morire lasciò uno scritto in cui sosteneva che il suo scopo di completa riduzione dell’esperienza di Oersted ad azioni di tipo newtoniano sarebbe stato raggiunto quando si fosse trovata una qualche legge elementare tra molecole elettriche dipendente dalla loro velocità da cui la sua formula potesse venir dedotta. La cosa fu successivamente realizzata da Weber in Germania – e la dipendenza era anche dalle accelerazioni delle molecole – ma tutto questo allontanava sempre di più da un quadro interpretativo newtoniano);
WEBER
Il programma di Ampère passò all’attenzione dei fisici tedeschi e particolarmente di W. Weber. Nella sua concezione una corrente elettrica è costituita da due flussi di uguale densità in verso opposto di cariche statiche rispettivamente positive e negative. Con tali ipotesi Weber ricavò la legge elementare di Ampère da una legge di forza tra cariche, ancora più elementare di quella di Ampère.

dove

e

sono rispettivamente la velocità e l’accelerazione delle cariche. Per cariche ferme si ha la legge di Coulomb (a meno di un fattore moltiplicativo che dipende dalla scelta delle unità di misura).
Questa legge non spiegava solo le forze tra correnti di Ampère, che sono forze che dipendono dalla velocità delle cariche, ma anche i fenomeni dell’induzione, che dipendono dalla velocità relativa e dall’accelerazione. E’ quindi il movimento che modifica quelle forze che nel caso di quiete si manifestano come forze statiche!
Fatto questo passo concettuale occorreva una conferma sperimentale: misurare le forze statiche fra le due quantità di carica elettrica (ad esempio in un condensatore) e poi le forze elettrodinamiche fra le due stesse quantità di carica in moto, cioè due correnti (filo che cortocircuita il condensatore). Il confronto fra le due forze si poteva poi ricondurre mediante le rispettive leggi (Coulomb e Ampère) a un confronto fra due unità di misura di carica, l’unità statica e l’unità dinamica.
Il confronto era il celebre rapporto elettromagnetico (coefficiente di ragguaglio tra unità dinamiche e statiche). Il suo valore fu trovato (Weber e Kohlrausch) quasi uguale alla velocità della luce c e, fatto d’interesse, la cosa fu notata dai due fisici che dissero essere puramente casuale (ben altra valenza dette alla cosa Maxwell). Non solo: c viene a configurarsi anche come quella velocità limite a cui debbano muoversi le cariche affinché le loro azioni statiche vengano equilibrate da quelle dinamiche [nella formula data se c=dr/dt e quindi non vi è accelerazione, allora F = 0].
Fu questo doppio aspetto di c (velocità della luce e velocità limite) che spinse molti studiosi di elettromagnetismo a escogitare metodi per la sua misura.
La legge di Weber, da una parte rappresenta il successo di un programma di tipo newtoniano, ma dall’altra la sua negazione in quanto, per la prima volta, in una relazione compaiono forze dipendenti da una velocità.
Mentre in continente veniva così elaborato il programma newtoniano (Ampère, Weber), in Gran Bretagna l’esperienza di Oersted suggeriva strade diverse.
BOSCOVICH, DAVY
Davy, un chimico insoddisfatto delle teorie atomiche di Dalton, diventa un sostenitore di alcune idee romantiche che gli erano state passate dal suo amico scrittore Samuel T. Coleridge, che aveva fatto dei viaggi in Germania dove si era avvicinato al movimento filosofico della Naturphilosophie. Inizia con il sostenere la teoria dinamica che Boscovich aveva sviluppato nella seconda metà del Settecento.
Boscovich era partito con una critica alla teoria corpuscolare della materia fatta da Newton: secondo Newton le particelle costituenti la materia sono dotate di dimensioni e, a distanze piccolissime, esse si attraggono; secondo Boscovich le forze che si esercitano a corto raggio devono essere repulsive. Infatti, considerando l’urto fra due palline, queste, nell’istante in cui si incontrano presentano una variazione discontinua della loro velocità (il primo grafico di figura mostra la variazione della quantità di moto rispetto alla distanza relativa tra le due palline; il secondo mostra la variazione della forza che si esercita tra le due palline alla solita variazione della loro distanza, nel punto di discontinuità la derivata della quantità di moto rispetto al tempo perde significato). Estendendo

il ragionamento ai corpuscoli costituenti la materia Boscovich concluse che questa discontinuità non poteva essere accettata. Secondo Boscovich, quindi, le particelle non hanno dimensioni ma debbono considerarsi come punti inestesi (anche se hanno massa), inoltre esse non vengono mai a contatto. Questi «punti» sono soggetti alle tre leggi della dinamica e tra essi si esercitano delle forze che sono alternativamente attrattive e repulsive al variare della distanza tra i «punti» (la forza è attrattiva al di sotto dell’asse delle ascisse e repulsiva al di sopra). La legge con cui varia questa forza è rappresentata in figura (si osservi che tale grafico deve essere concepito tridimensionalmente: si pensi ai vari strati

che compongono una cipolla come alle curve di forza che circondano un «punto»). Per distanze piccolissime si ha sempre repulsione, per cui diventa impossibile per questi «punti» venire a contatto (impenetrabilità della materia). In definitiva, secondo Boscovich, si hanno solo forze attrattive o repulsive tra punti inestesi (che hanno massa ma non dimensioni) che si trovano nel vuoto; con questa teoria egli riuscì a spiegare tutte le proprietà della materia.
L’adesione di Davy a questa teoria, che si saldava con il dinamismo di Schelling, influenzò il ragazzo di bottega che lavorava con Davy, Michael Faraday.
FARADAY
Nel 1821 Richard Phillips, direttore degli Annals of Philosophy, chiese al giovane assistente di Davy e suo amico, Michael Faraday, di fare, per la rivista, una rassegna storica di tutti gli esperimenti e teorie dell’elettromagnetismo che erano apparsi dopo Oersted.
Faraday, nel realizzare il suo lavoro, ebbe modo di ripetere molte delle esperienze che trovava descritte nella letteratura e la cui redazione non lo soddisfaceva; ebbe modo di valutare i pregi e le idee oscure di ogni singola teoria proposta; in particolare non lo convinceva la spiegazione teorica che Ampère dava dell’esperienza di Oersted. Egli, in nessun modo, riusciva a convincersi che le azioni tra filo conduttore e magnete potessero essere rettilinee, istantanee ed a distanza. L’aspetto che più lo colpiva nell’esperienza di Oersted erano gli effetti di simmetria che balzavano immediatamente agli occhi: se l’ago era disposto sotto il filo la rotazione dell’ago avveniva in un senso; sopra il filo la rotazione si realizzava in verso opposto. Su ciò concentrò il suo lavoro fino a realizzare una esperienza in cui, se possibile, le azioni circolari erano portate ad una evidenza ancora maggiore. Con l’apparato sperimentale di figura riuscì a realizzare il moto circolare di un magnete intorno ad una corrente e, simultaneamente, di un filo percorso da corrente intorno ad un magnete.

L’apparato è costituito da due coppe di vetro; all’interno delle coppe vi è del mercurio che permette la chiusura del circuito mediante un contatto strisciante (il conduttore rigido si muove mantenendo il contatto elettrico con il mercurio); i conduttori che escono da sotto le coppe sono collegati ad una batteria; quando passa corrente il magnete della coppa di sinistra ed il conduttore della coppa di destra cominciano a ruotare vorticosamente intorno, rispettivamente, al conduttore fisso ed al magnete fisso. Sarebbe stato a questo punto più difficile mettere in discussione le azioni circolari.
Dopo la pubblicazione della prima parte di questo lavoro iniziò una corrispondenza con Ampère che durò 10 anni. E Faraday continuò a lavorare con grande lena e con gran quantità di risultati.
– 1831: scopre l’induzione elettromagnetica. Un magnete mosso in prossimità di un circuito non alimentato provoca in esso il passaggio di corrente. Non si trattava di un fenomeno semplice da evidenziare: chissà quante volte Faraday aveva mosso un magnete vicino ad un circuito! Il fatto è che il fenomeno è evidente solo durante il moto relativo di magnete e circuito elettrico. Solo quando c’è una variazione di una qualche grandezza nella fase transitoria. E di questo Faraday si rese ben conto fino a progettare l’esperienza di figura seguente; all’apertura o chiusura del circuito A, mediante il tasto T, il

galvanometro G segna passaggio di corrente (se in un dato verso all’apertura, in verso opposto alla chiusura). E’ la prima evidenza chiara di un nesso tra corrente elettrica, magnetismo e movimento (o variazione di una data situazione).
– 1832: intraprende un lavoro che tende a dimostrare l’identità di tutti i tipi di elettricità. Lavora molto sull’elettrolisi (che era stata già spiegata brillantemente con l’azione a distanza, essendo i poli della cella voltaica i centri delle forze attrattive e repulsive che agiscono sui pezzi delle molecole).
Faraday si sbarazzò dapprima dei poli facendo avvenire la dissociazione mediante un generatore elettrostatico che scaricava elettricità su di un pezzo dì carta assorbente (su cui c’era una soluzione di sale).

Si liberò poi dei frammenti liberi (con una serie di complicati esperimenti) ed arrivò a sostenere che la forza elettrica si trasmette da molecola a molecola (azione a contatto) attraverso linee di tensione del mezzo, che interessano tutto il

mezzo, il quale partecipa attivamente al fenomeno. Azione a contatto da una molecola di Boscovich ad un’altra.
– 1838: va a ricercare l’azione a contatto anche in elettrostatica. Se la trasmissione della forza elettrostatica dipende dalle particelle del mezzo attraverso cui passa la forza, il carattere di queste particelle deve essere tale da avere un qualche effetto sulle forze stesse (capacità, costante dielettrica,

costante della legge di Coulomb, …). Come nel caso elettrochimico, l’energia coinvolta nel processo la si ritrova nel mezzo esistente tra le cariche elettrostatiche. E come nel caso elettrochimico il fenomeno ha luogo nel mezzo interposto tra le cariche elettrostatiche.
Teoria del campo elettrico
I corpi inducente ed indotto sono semplicemente i terminali dell’azione e delle particelle in tensione elettrostatica. La forza elettrica risiede nelle particelle e non nei terminali. Lo spazio che prima subiva ora comincia ad agire ! Ma, nonostante questi continui successi, Le prove fin qui date non convincevano. Faraday continuò a darne:
– nell’elettrolisi le sostanze che si decompongono rivestono uniformemente gli elettrodi, mentre secondo la teoria dell’azione a distanza dovrebbero essere ricoperti solo sulle superfici contrapposte. Ciò è possibile solo se l’azione si esercita attraverso linee curve. Nella figura EP ed EN sono i due poli di un voltametro e le linee di azione (più tardi linee di forza).

Le linee curve dimostrano che l’azione è a contatto poiché sono gli effetti di volume delle particelle interposte e sotto lo stato di tensione ad originare curvatura (solo la linea che unisce i centri degli elettrodi è retta).
– anche in elettrostatica si verifica ciò ed egli lo provò con l’esperienza di figura.

Evidentemente le linee di forza originate dalla bacchetta sono, anche qui, curve e tali da andare dietro la sfera indotta.
– Dal 1838 la linea di forza divenne una realtà fisica per Faraday.
– Nel 1838 si ammalò e per 7 anni praticamente non produsse più nulla. Dal 1844 al 1855 elaborò la sua teoria del campo magnetico.
– Nel 1844 elaborò la prima speculazione sulla costituzione della materia. Accetta le teorie di Boscovich con alcune modifiche che a tali teorie aveva fatto Priesteley nel 1770 (non c’è distinzione tra materia e forza).
— Non c’è materia ma centri di forza che sono punti matematici.
— La sensazione di materia è data dall’impacchettamento di più atmosfere di forza.
— Sono le forze che noi percepiamo e non la materia “che è un qualcosa di astratto e di cui non c’è alcuna necessità filosofica“.
— La materia senza forze è inerte.
— Sono le forze che riempiono con continuità l’intero universo.
— E’ la disposizione peculiare delle forze intorno ai centri che rende l’atomo o polare, o magnetico, o …,
— Il legame chimico è la compenetrazione delle atmosfere di forza.
— Come conclusione Faraday elabora nuove speculazioni rispondendo alla domanda: Che relazione c’è tra tutto questo con le teorie della luce e del supposto etere ? Per rispondere a questa domanda nel
– 1845: pubblica la memoria “Sulla magnetizzazione della luce e l’illuminazione delle linee di forza magnetiche“.
– Per la prima volta parla di campo magnetico.
– Scopre la polarizzazione rotatoria che porta il nome di Effetto Faraday.
– 1846: Seconda speculazione di Faraday sulla costituzione della materia: “Sulla vibrazione dei raggi“.
– Si può fare a meno dell’etere ammettendo che le azioni si propaghino attraverso le linee di forza.
– Le linee di forza hanno una realtà fisica; esse rappresentano il continuo di forze che riempie tutto; dove c’è addensamento di linee di forza c’è materia.
– L’azione per propagarsi lungo una linea richiede tempo.
– Anche la gravitazione è regolata da linee di forza.
– Mostra l’esistenza di linee di forza anche nel caso di magneti. Il modo dei lui usato per rilevarle è il muovere vicino ad un magnete un filo connesso con un galvanometro.
– Le linee di forza magnetiche sono curve continue e chiuse.
– Non ci sono quindi né poli né centri di azione
– Le linee di forza esistono nel vuoto come nella materia.
– Faraday abbandona definitivamente l’etere (sembra quasi seguire le teorie di Schellig quando sosteneva che: chi richiede un substrato materiale per le forze non è un filosofo.
– Anche qui il mezzo circostante è soggetto e non oggetto delle azioni(5).
La forza non può esistere senza un mezzo e la forza deve essere trovata nel mezzo, non nel corpo da cui è originata. Le linee di forza si propagano nello spazio vuoto in modo che una delle proprietà di questo spazio è la capacità di trasmetterle.
– 1857: Ultimo tentativo di convincere i suoi contemporanei della fallacità della teoria dell’azione a distanza. Quest’ultima implicherebbe la creazione di forza (energia) in contrasto con quanto qualche anno prima era stato scoperto a proposito del principio di conservazione dell’energia(6).
– Vi furono parecchie difficoltà dei contemporanei ad accettare queste idee, anzi, aperta ostilità. Grave difetto era la mancanza di formalizzazione matematica. A ciò penserà Maxwell.
MAXWELL
In connessione con le ricerche di Faraday per trovare una relazione tra fenomeni magnetici e luminosi (1845) il giovane W.Thomson (futuro Kelvin) sviluppò delle analogie di un qualche interesse: tra la propagazione del calore e la teoria del potenziale; tra fenomeni elettrico-magnetici e corpi elastici deformati.
Maxwell disponeva dell’elaborazione matematica di queste analogie fatta da Thomson con i metodi di Green e Stokes e dei lavori di Helmholtz sulla cinematica dei fluidi oltre, naturalmente, dell’opera di Faraday. In tre ponderose memorie (tra il 1855 e il 1864) sviluppò il complesso della sua teoria del campo elettromagnetico.
– Nella prima di queste memorie (“Sulle linee di forza di Faraday” 1855) egli mostrò che alle concezioni di Faraday si può adattare la stessa matematica (le equazioni differenziali alle derivate parziali) che era stata applicata alla teoria dell’elasticità ed all’idrodinamica.
Fatto notevole, che scaturisce come conseguenza delle analogie fatte è che un’azione a distanza viene descritta da equazioni differenziali che, per loro natura, descrivono i fenomeni punto per punto. Anche da un punto di vista analitico, quindi, si superano le differenze esistenti tra teorie “a distanza* e a ‘contatto’.
– Nella seconda memoria (“Sulle linee di forza fisiche” 1862) il compito si amplia e Maxwell porta a sostegno delle idee di Faraday un complesso di analogie e modelli meccanici che sarebbero stati certamente rifiutati dallo stesso Faraday.
I fenomeni elettromagnetici vengono presentati in analogia ad un fluido elastico che si muova di moto vorticoso e le linee di forza non sono più concepite come semplice rappresentazione della distribuzione delle forze, ma assumono un carattere fisico.
Il mezzo in cui si trovano immerse le linee di forza è in uno stato di sforzo, di tensione, di stress. Queste tensioni e pressioni sono prodotte dalle deformazioni elastiche e dalle reazioni centrifughe del moto vorticoso delle più piccole parti del fluido attorno alle linee di forza.

Per mantenere vicine due linee di forza occorre mantenere affiancati due vortici i quali dovranno necessariamente ruotare nello stesso verso.

Ed il moto di questi vortici si deve annullare nelle zone contigue perché esso si realizza in versi opposti.
Per superare questa difficoltà, Maxwell introduce le “ruote inattive”, cioè delle “particelle” mobili interposte tra vortici piani che costituiscono la corrente elettrica.


In quest’ultima figura, originale di Maxwell, i vortici sono disegnati come esagoni. Tra i vortici vi sono tante piccole ruote inattive. La rotazione dei vortici fa ruotare le ruote inattive di modo che, ad esempio, si ha trasferimento di corrente dal punto A al punto B. Il segno + all’interno di un vortice indica la sua rotazione antioraria ed il segno – la sua rotazione oraria (nel disegno qualche freccia ha verso errato).
Come si vede, moto dell’elettricità e rotazione dei vortici, cioè campo magnetico, sono intimamente legati in questo modello proprio come avviene nei fenomeni elettromagnetici.
Vi erano poi alcuni aspetti dei fenomeni elettromagnetici che richiamavano a Maxwell il comportamento dei corpi elastici: la carica e la scarica di un condensatore, i fenomeni di rimbalzo di un segnale elettrico all’estremità di un cavo di trasmissione.
E così come in un altro ambito veniva tentata una teoria elastica dell’etere ottico, Maxwell tentò una teoria elastica dell’elettromagnetismo, e dalla sintesi delle due concezioni venne fuori quella teoria elettromagnetica dell’ottica per cui Maxwell è oggi celebre.
Il rapporto elettromagnetico di Weber figura ora nelle equazioni di Maxwell proprio come velocità di propagazione delle onde elettromaijnetiche e poiché esso è uguale alla velocità della luce, questo risultato fu considerato da Maxwell come forte indizio della teoria elettromagnetica dell’ottica.
Altro importante passo che Maxwell fa nella sua seconda memoria è quello della corrente di spostamento. Vediamo.
Dalla legge di Biot e Savart, se si fa la circuitazione del campo magnetico lungo una linea chiusa (d1) che circonda il filo che trasporta la corrente si trova la corrente stessa:

Se la linea chiusa (d2) non circonda il filo che trasporta la corrente si ha:

Ma che accade se la linea chiusa circonda l’armatura di un condensatore ?

Ebbene nel caso di campi variabili occorrerà considerare che il circuito è chiuso all’interno del condensatore da una corrente di spostamento

(e qui Maxwell si riallaccia alle ricerche di Faraday sulla polarizzazione dei dielettrici). Cosicché la circuitazione di B diventa:

– Nella terza memoria (“Teoria dinamica del campo elettromagnetico” 1864) Maxwell abbandona il modelle meccanico precedentemente utilizzato servendosi solo dell’etere e dei fenomeni elettromagnetici da sottoporre al calcolo. C’è qui il corpo completo della sua teoria del campo elettromagnetico che egli chiama dinamica poiché tratta di materia in movimento (il movimento è tanto essenziale quanto la materia poiché si producano dei fenomeni).
Questa concezione trova piena espressione nella ‘teoria cinetica dei gas‘ alla quale lo stesso Maxwell darà importanti contributi.
L’universo di Maxwell è così tutto pieno di etere ed ha come sottofondo la conservazione dell’energia. Faraday non avrebbe accettato la concezione maxwelliana dell’etere quasi materiale; e a Maxwell era estranea quella unità di materia e forza che Faraday attingeva dalla tradizione romantica.
Nella sua massima opera, il “Trattato di elettricità e magnetismo” (1873), Maxwell tralascia molti dei procedimenti che lo avevano portato a fare le sue scoperte e deduce le sue equazioni elettromagnetiche direttamente dalle equazioni fondamentali della meccanica nella forma di Lagrange (riduzione dell’elettromagnetismo alla meccanica dell’etere). Ma la meccanica è ora una teoria eminentemente matematica sviluppata da Green, Stokes e Hamilton.
E’ di gran interesse notare che già dalla terza memoria Maxwell fa la previsione dell’esistenza di perturbazioni (onde) elettromagnetiche (quando un campo elettrico o magnetico subisce una variazione). Tali onde si propagherebbero nello spazio con le linee di forza elettriche perpendicolari a quelle magnetiche. Schematicamente se abbiamo un circuitino elementare, all’istante della chiusura dell’interruttore deve aversi un disturbo elettromagnetico propagantesi nello spazio. In situazione stazionaria vi è da considerare solo il campo magnetico che ordinariamente circonda un filo percorso da corrente:

Se si pensa la cosa con un condensatore inserito nel circuito e si pensa poi di aprirlo gradualmente abbiamo la situazione di figura seguente e quella che è nota come antenna (realizzazione di Guglielmo Marconi):

Ma tale ipotesi viene lasciata da Maxwell alla verifica sperimentale.
Il risultato finale delle elaborazioni di Maxwell è riassunto in quattro equazioni (nella prima formulazione erano 20; Hertz le ridusse a 9; Lorentz le ridusse a 5: quattro di Maxwell e la quinta esprimente la forza di Lorentz).
La prima equazione è il teorema di Gauss per il campo elettrostatico:
La seconda equazione è il teorema di Gauss per il campo magnetostatico:

La terza equazione è la legge di Faraday-Neumann-Lenz:

La quarta equazione introduce la corrente di spostamento in regime variabile:

Degno di particolare nota è che nell’ultima equazione compare esplicitamente il prodotto e0m0 il cui valore è 1/c2 (l’inverso del quadrato della velocità della luce). Altra cosa da notare è che, alla fine del Trattato, Maxwell sostiene che l’intera sua teoria è basata sull’esistenza di un etere che da ora dovrà avere un posto preminente nelle ricerche sperimentali.
L’OTTICA DEI CORPI IN MOVIMENTO
Tra il 1821 e il 1823 Fresnel mostrò che per spiegare tutti i fenomeni ottici allora conosciuti (particolarmente la non interferenza di due raggi di luce polarizzati su piani tra loro perpendicolari) occorreva ammettere la primitiva ipotesi di Arago: la luce è costituita da onde trasversali.
Ma perché ciò fosse, sarebbe stato indispensabile un etere che avesse contemporaneamente un’estrema sottigliezza e una rigidità più elevata di quella dell’acciaio. Tentativi di costruire modelli di questo etere ne furono fatti tanti nell’ambito di quella che fu chiamata Teoria elastica dell’ottica. Riporto solo un esempio di modello di etere che, all’epoca, venne elaborato:

Nel modello i vortici di etere sono delle ruote dentate che, a seconda del loro verso di rotazione, determinano il verso di spostamento dell’asta dentata che rappresenterebbe la corrente (!).
Altra questione importante che si poneva era la seguente: che relazione c’è tra etere ed onde che si muovono in esso? Si tratta di moto relativo o di moto assoluto? (cioè: l’etere è immobile o è anch’esso in moto?).
Ma poiché non abbiamo nessun indizio di accelerazioni dell’etere, esso, al massimo, è in moto rettilineo uniforme e quindi, in base al principio di relatività, possiamo trattarlo come un sistema in quiete.
E’ chiara la possibilità che subito si presenta: tentare di stabilire un moto traslatorio assoluto della Terra rispetto all’etere.
Una esperienza di Arago, nata per stabilire quale delle due teorie sulla luce fosse corretta e nella quale si osservava mediante un prisma la luce proveniente da una stella a 6 mesi di distanza, dette come risultato che il moto orbitale della Terra non influisce sulla rifrazione della luce proveniente dalle stelle (oggi si potrebbe dire: la velocità della luce non si compone con la velocità della Terra).

La Terra, che cammina con velocità v, in due posizioni a sei mesi di distanza intorno al Sole. Noto che i raggi di luce (velocità c) provenienti dalla stella sono praticamente paralleli.
Questo fatto non era certamente d’accordo con la teoria corpuscolare. Arago scrisse a Fresnel per sapere se, per caso, con la teoria ondulatoria si poteva spiegare il fenomeno. Fu cosi che Fresnel ipotizzò il trascinamento parziale dell’etere: l’etere è immobile rispetto alla Terra ma la Terra, muovendosi nello spazio, lo trascina con sé come una spugna trascina l’acqua che contiene (ed il trascinamento deve avvenire quel tanto che basta per compensare l’effetto di composizione della velocità). Ciascun corpo che si trova sulla Terra trascina una parte dell’etere in esso contenuto, così fa anche il prisma e la lente di Arago.
Ma quanto etere era trascinato? Con considerazioni teoriche Fresnel trovò che la quantità trascinata era proporzionale all’indice di rifrazione n della sostanza in cui si propaga la luce. Egli si ricavò poi la formula della velocità della luce in un dato mezzo:

[per n = 1 si vede subito che siamo nel vuoteo (o aria) dove w = c; e, nella formula, v è la velocità di spostamento del mezzo nell’etere immobile].
Con questa formula Fresnel spiegò sia l’esperienza di Arago sia
l’aberrazione stellare (almeno al primo ordine di v/c poiché, per una verifica
al secondo ordine, occorrerà aspettare l’esperienza di Michelson-Morley). Ulteriori esperienze fatte per verificare il supposto trascinamento parziale (particolarmente quella di Fizeau del 1851) fornirono le stesse relazioni analitiche

Schema dell’esperienza con la quale Fizeau misurò la velocità della luce nell’acqua corrente(7)
che Fresnel aveva ricavato teoricamente.
Arriviamo al 1873 quando l’Accademia delle Scienze di Parigi per la prima volta riconobbe ufficialmente la teoria ondulatoria e la necessità di indagare meglio questo strano etere.
E’ interessante osservare a questo punto che da un confronto di quanto ricavato dall’elettromagnetismo a proposito del rapporto elettromagnetico e da ciò che abbiamo ora visto, risulta che c’è una precisa relazione tra indice di rifrazione e costante dielettrica di un date mezzo:

HERTZ
Nel continente il primo che comprese a fondo la teoria di Maxwell fu Helmholtz che però la elaborò (1870) con modificazioni radicali rispetta alle ipotesi di Maxwell (è interessante tutto ciò perché sia Hertz che Lorentz studiarono Maxwell attraverso Helmholtz).
Intanto suppose lo spazio pieno di un etere costituito da particelle polarizzabili che agiscono a (piccola) distanza, inoltre, per rendere conto della trasversalità delle onde, ammise che l’etere avesse una polarizzabilità elettrica e magnetica infinitamente grande, infine una polarizzazione di segno opposto a quella ipotizzata da Maxwell per i dielettrici situati tra le armature di un condensatore.
Diventava sempre più urgente passare ad una verifica sperimentale delle diverse ipotesi e fu lo stesso Helmholtz che incoraggiò Hertz a farlo. In definitiva si trattava di indagare la relazione esistente tra la teoria elettromagnetica e la polarizzazione dei dielettrici, tra materia e campo. E fu certamente un gran vantaggio il fatto che Hertz entrasse nel laboratorio a verificare la teoria di Maxwell nella forma datagli da Helmholtz (forti correnti di polarizzazione in dielettrici densi che hanno una elevata er) perché nella sua forma originale (aria come dielettrico e quindi er ~ 1) sarebbe stata impervia ad una verifica sperimentale.
Ciò nonostante il problema risultava molto complesso ed Hertz impiegò 7 anni per arrivare ad una qualche conclusione, passando prima attraverso una memoria teorica (1884) in cui mostrò che era necessario muoversi non nella banda di frequenze ottiche ma nella banda elettromagnetica, mediante le forze che si esercitano tra due circuiti chiusi percorsi da corrente alternata ad alta frequenza. Inoltre Hertz capì che era possibile ottenere elevate frequenze utilizzando un rocchetto di Ruhmkorff.
Finalmente nel 1886 riuscì a mettere a punto una serie di esperienze (delle quali

riporto solo la struttura base, senza entrare in dettagli) che lo portarono a concludere che occorreva ribaltare le premesse da cui era partito ed accettare di conseguenza la teoria nelle ipotesi di Maxwell.
Hertz aveva dimostrato, con la teoria di Maxwell, l’esistenza dalle onde elettromagnetiche, della loro propagazione a velocità finita con una azione a contatto e del loro comportarsi come onde luminose.
Ma non finisce qui.
In tre memorie teoriche, che seguirono i suoi lavori sperimentali, Hertz tentò di assiomatizzare l’elettrodinamica nel tentativo di sbarazzarsi di tutte le ipotesi meccaniciste (il nocciolo di una teoria scientifica risiede soltanto nel suo contenuto verificabile sperimentalmente). Hertz non riusciva più a concepire una distinzione tra materia e forza e tra etere e materia ordinaria; il campo è la manifestazione fisica della materia che occupa l’intero spazio; il campo prende il posto dei concetti di carica, corrente e forza; il campo infine è descritto, nello spazio e nel tempo, dalle equazioni di Maxwell.
Nella ultima delle tre memorie teoriche, “Sulle equazioni fondamentali dell’elettrodinamica dei corpi in movimento“, Hertz incontra le prime difficoltà.
Poiché non c’è più nessuna ragione di distinguere l’etere elettromagnetico da quello ottico, nascevano le prime conseguenze teoriche non in accordo con i fatti sperimentali dell’ottica dei corpi in movimento. Dallo studio teorico di un dielettrico in moto nello spazio Hertz ricavava che o si ha trascinamento totale dell’etere o quest’ultimo resta in riposo (egli propendeva per la prima ipotesi). Si era quindi ricavata l’invarianza delle equazioni di Maxwell (scritte, si badi, nella forma di Hertz per i corpi in moto!) per una trasformazione di Galileo.
Restava il problema del trascinamento totale che Stokes aveva dimostrato non funzionare (non spiegava il fenomeno dell’aberrazione) ed il trascinamento parziale di Fresnel-Fizeau (che spiegava tutto al primo ordine di v/c).
MICHELSON-MORLEY
Nel 1880 veniva pubblicata su Nature una lettera postuma di Maxwell in cui si suggeriva un esperimento di misura della velocità della luce c in un tragitto andata e ritorno tramite riflessioni successive. In questo modo in un caso si doveva avere un effetto di somma di c con la velocità v della Terra, nell’altro un effetto di sottrazione. Ma ciò che è più interessante è che il tempo necessario a fare un doppio tragitto tra due stazioni poste sulla Terra a distanza d deve dipendere dal secondo ordine in v/c:

sembrava comunque impossibile misurare effetti in v2/c2 ~ 10-8.
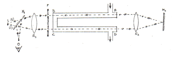
Fu lo statunitense Michelson che, a conoscenza della lettera di Maxwell ed allora in visita in Europa, realizzò la strumentazione (un interferometro) in grado di realizzare misure di quel tipo. L’esperienza che progettò era la seguente(9).


La luce proveniente da una determinata sorgente S si divideva in due tragitti e dopo riflessioni successive nei bracci dell’interferometro (prima figura, la b) si ricomponeva in un oculare O.
Nell’ipotesi di un vento d’etere con velocità v deve risultare che il tempo per fare il tragitto andata-ritorno ABA è:

Mentre il tempo per fare il tragitto andata-ritorno ACA è:


Di modo che la differenza dei tempi, da cui discende la differenza di cammino, è:

Ciò che Michelson voleva evidenziare era proprio la differenza di questi due tempi attraverso l’interferenza che lo sfasamento Ds tra i due raggi luminosi in arrivo in O avrebbe provocato.
Ripetuta l’esperienza più volte (anche ruotando di 90° l’intero apparato) ed in tutte le possibili condizioni il risultato fu sempre negativo: non vi era differenza di tempi nei due tragitti (tABA = tACA) poiché non si osservò nessuno spostamento delle frange di interferenza. Il che vuol dire che l’etere è immobile rispetto alla superficie della Terra e che dovrebbe esserci trascinamento totale dell’etere (che la Terra non dovrebbe essere animata di moto relativo rispetto all’etere). Ma se c’è trascinamento totale non può esservi trascinamento parziale di Fìzeau-Fresnel che, in un’altra esperienza alla Fizeau, lo stesso Michelson (insieme a Morley) aveva mostrato esistere.
Alcune obiezioni a tutto ciò furono fatte dal fisico olandese Lorentz, in un lavoro del 1886.
L’etere è dovunque immobile. L’etere a contatto con la Terra risulta in moto rispetto alla sua superficie. I moti relativi tra Terra ed etere possono essere differenti a seconda delle situazioni particolari: nei mezzi trasparenti, ad esempio, vi è trascinamento parziale di Fresnel-Fizeau. E’ quindi impossibile rilevare il moto della Terra mediante fenomeni ottici (ad eccezione dell’effetto Doppler prodotto dalla luce delle stelle).
Insomma era forse possibile che l’esperienza di Michelson del 1881 non fosse stata svolta in modo accurato. Rayleigh chiese a Michelson di ripeterla.
Nel 1887 Michelson (con Morley) ripeté l’esperienza con estrema cura e non osservò nessun effetto (spostamento delle frange d’interferenza).
A questo punta ci troviamo in queste condizioni:
– l’aberrazione stellare si spiega con l’etere immobile;
– la costanza dell’aberrazione per differenti mezzi si spiega con il trascinamento parziale;
– l’esperienza di Michelson-Morley si spiega con il trascinanento totale.
Per altri versi questo etere che giocava un ruolo fondamentale nella teoria non si riusciva in alcun modo ad evidenziare.
Bisognava ‘inventare’ qualcosa di nuovo perché:
— non era pensabile rimettere in discussione l’ottica;
— non era pensabile rimettere in discussione 1’elettromagnetismo;
— non era pensabile rimettere in discussione la meccanica.
Forse era l’elettromagnetismo che abbisognava di qualche ritocco (l’ottica era ormai un suo capitolo, dopo i lavori di Maxwell); nessuno pensava che i problemi stavano nella meccanica.
LORENTZ (primo intervento)
Già dal 1875 Lorentz aveva enunciato un ben chiaro programma: ricavare le equazioni di Maxwell in forma microscopica tentando di capire come i fenomeni elettromagnetici sono connessi alla struttura molecolare, e di ricercare un probabile legame tra emissione di luce e vibrazione di molecole, sede di oscillazioni elettriche.
In una fondamentale memoria del 1892, Lorentz si converte pienamente all’azione a contatto e quindi alla teoria del campo elettromagnetico di Maxwell-Hertz (a questo influiscono i lavori di Hertz del 1888 che gli confermano un’idea che aveva sviluppato nel 1886 di onde elettromagnetiche generate da cariche elettriche oscillanti e quindi accelerate).
Ma vi erano delle insoddisfazioni sia rispetto a quanto sostenuto da Hertz che rispetto a quanto sostenuto da Maxwell.
Ad Hertz rimproverava il trascinamento totale ed il fatto che non si era preoccupato di cercare analogie tra leggi dell’elettromagnetismo e leggi della dinamica.
A Maxwell rimproverava l’introduzione di varie costanti (e, m, …) che non si capiva bene che ruolo fisico giocassero e da dove prevenissero.
Così Lorentz inizia a dar corpo alla sua “Teoria degli elettroni“.
Tutti i fenomeni sono riconducibili al moto di corpi elettrizzati. Basta ammettere che tutti i corpi ponderabili sono costituiti da particelle positive e negative il cui spostamento provoca i fenomeni elettrici.
Inizia quindi a ricavarsi delle equazioni a partire da queste premesse. Le formule esprimono così, da una parte, i cambiamenti di stato che si determinano nell’etere dalla presenza e dal movimento delle particelle cariche e, dall’altra, indicano la forza con cui l’etere agisce su una qualsiasi particella. Si tratta di una mirabile sintesi tra le concezioni particellari e di campo (le cariche elettriche sono le sorgenti del campo che risiede nell’etere e questo campo, a sua volta, va ad interagire con le cariche elettriche). Tende a sparire l’etere come entità materiale e sono le grandezze del campo elettromagnetico ad assumere una realtà fisica. Le perturbazioni eccitate nell’etere da una carica si propagano con velocità c. Infine, tra le ipotesi di Lorentz, la materia ponderabile è perfettamente permeabile all’etere e lo spostamento di cariche costituisce una corrente.
Con questo apparato concettuale (ed usando di vari risultati che nel frattempo si erano trovati: Heaviside, Fitzgerald, Poincaré, …) Lo rentz ritrovò le 4 equazioni di Maxwell alle quali dovette aggiungerne una per rendere conto dell’interazione elementare tra campo elettromagnetico e carica elettrica (forza di Lorentz):

(le cariche in noto sono sorgenti di forza dipendenti dalla velocità).
Con queste equazioni Lorentz riuscì a spiegare svariate cose (al primo ordine di v/c) e a ritrovare la deduzione teorica del coefficiente di trascinamento di Fresnel. Quindi tutto andava come se vi fosse un trascinamento parziale dovuto all’interazione tra campo, nell’etere immobile, e cariche in moto.
Tutto ormai tornava, eccetto il risultato negativo, ormai riconfemato, dell’esperienza di Michelson-Morley.
Nel 1892 Lorentz scrive a Rayleigh chiedendogli se c’è qualcosa nell’esperimento di Michelsen che sia stato trascurato.
Intanto (1892) Lodge aveva scritto un articolo in cui, tra 1’altro, ricordava che Fitzgerald aveva suggerito un modo per superare la difficoltà: supporre che le dimensioni dei corpi sono funzione della loro velocità attraverso l’etere.
Non è ben certo se Lorentz conoscesse l’ipotesi di Fitzgerald. Egli comunque prima la comunicò nel 1892 e quindi la elaborò in una ponderosa memoria del 1895.
Questa ipotesi, in parte ‘ad hoc‘ ed in parte discendente da precedenti elaborazioni di Lorentz, doveva prevedere in particolare, la contrazione dei bracci dell’interferometro di Michelson posti nella direzione del moto della Terra quel tanto che bastava perché non vi fosse differenza tra i due tempi tABA e tACA, e quindi l’esperienza desse risultato nullo. E se la Terra andasse più veloce ? Maggiore sarebbe la contrazione di modo che nessuna esperienza è in grado di evidenziare un moto assoluto della Terra rispetto all’etere immobile. Nell’esperienza di Michelson, mentre il tempo tACA resta lo stesso, il tempo tABA viene modificato a seguito della contrazione del braccio. Si ha cosi:

Ed il risultato si può estendere anche al caso che i bracci abbiano differenti lunghezze e a quello di rotazione di 90° dell’intero apparato.
Si tratta della prima vera estensione dei fenomeni elettromagnetici ai fenomeni meccanici. E’ un primo passo sulla strada dell’unificazione di tutti i fenomeni fisici attraverso l’elettromagnetismo.
Quanto è il valore della contrazione? Lo si può calcolare proprio a partire dall’esperienza di Michelson. Farne una misura con un regolo graduato è puramente illusorio poiché anche il regolo subisce la stessa contrazione del braccio.
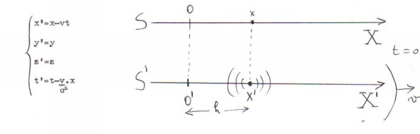
A questo punto si trattava di generalizzare le equazioni dell’elettromagnetismo (quelle di Maxwell), cioè di dimostrare che in un sistema in moto i fenomeni ottici ed elettromagnetici vanno come in un sistema in riposo. E Lorentz offre un sistema di trasformazioni che sono quelle di Galileo a cui si aggiunge quella relativa al tempo dove t’ è il tempo locale: ogni posizione occupata dal sistema

in moto ha un tempo proprio esso non coincide con quello misurato da un osservatore immobile e non coincide neppure con nessun altro dei tempi relativi agli altri punti del sistema in moto; esso varia al variare del sistema in moto(10).
Con questo procedimento Lorentz poté enunciare il seguente teorema: se si trascurano termini del secondo ordine in v/c , allora le equazioni del campo elettromagnetico hanno la stessa forma in due sistemi di riferimento che si muovono con velocità relativa e costante v rispetta all’etere immobile.
Ma, nonostante i successi, almeno in un punto la teoria di Lorentz
era estremamente debole: non rispettava il principio di azione e reazione. L’etere, infatti, sede del campo, agisce sulla materia ponderabile ma, al contrario, nessuna azione è possibile da parte di quest’ultima sul supposto etere proprio perché esso è comunque immobile. E Lorentz avanzò l’ipotesi che, forse, in questo caso …
POINCARE’ (primo intervento)
In una memoria del 1895 Poincarè sostenne “la teoria di Lorentz è la migliore tra quelle che vi sono. Occorre lavorarvi sopra per portarla a compimento • eliminando tutte le contraddizioni interne ed esterne: occorre mettere d’accordo questa teoria con il principio di azione e reazione ed occorre estenderla a termini del secondo ordine in v/c“.
In una memoria del 1900: mostra che la teoria di Lorentz viola anche la conservazione della quantità di moto. Con una ipotesi artificiosa (deve essere costante la somma della quantità di moto degli elettroni e del fluido elettromagnetico) sistema questa cosa ed il non accordo della teoria di Lorentz con il principio di azione e reazione.
Restava scoperto il problema dei termini del 2° ordine in v/c.
[Nel frattempo tra il 1897 e il 1899 J.J.Thomson scopre l’elettrone e ne misura carica e massa. Tutto ciò va ad ulteriore sostegno della teoria di Lorentz] .
LORENTZ (secondo intervento)
Nel 1904 compare una nuova memoria di Lorentz: Fenomeni elettromagnetici in un sistema in moto con velocità minore di quella della luce. In essa la teoria viene estesa a termini d’ordine superiore in v/c e notevolmente migliorata [anche per rendere conto di svariate altre esperienze che nel frattempo si erano realizzate: quella di Rayleigh del 1902, di Trouton e Noble del 1903), …]. In particolare si afferma che non è corretto inventarsi ipotesi nuove ogni volta che si presenta un nuovo risultato sperimentale.
Smentendo questo buon proposito, nella memoria in oggetto, Lorentz introdurrà ben 11 ipotesi tra le quali:
– la contrazione di un determinato oggetto nel verso del moto della Terra è conseguenza della contrazione di ogni singolo elettrone (che diventa un ellissoide);
– la massa, almeno quella degli elettroni, è puramente elettromagnetica; essa dipende dalla velocità di traslazione del sistema (nascono così “due” masse: la longitudinale e la trasversale).
Le equazioni di trasformazioni che ora vengono offerte sono:

che hanno la caratteristica di non essere reciproche (e, naturalmente, di non godere della proprietà di gruppo). Queste equazioni hanno valore solo formale poiché, per Lorentz, esiste il riferimento assoluto (l’etere immobile). Vi sono delle coordinate vere e sono quelle del sistema in quiete.
E’ da notare che, per Lorentz, mentre per un osservatore in quiete rispetto all’etere vi doveva essere una corrente, un altro osservatore in moto rispetto all’etere con la stessa velocità della carica e quindi in quiete rispetto ad essa, doveva osservare soltanto una carica statica. Allora, per il primo osservatore, esisteva il campo magnetico della corrente, per il secondo solo il campo elettrico delle cariche: il moto dell’osservatore rispetto all’etere era sufficiente a trasformare campi magnetici in campi elettrici.
POINCARE’ (secondo intervento)
Nella sua memoria Sulla dinamica dell’elettrone (1905) di appena tre mesi prima a quella famosa di Einstein, Poincaré interviene ribaltando in sostanza l’impostazione di Lorentz: mentre per Lorentz si trattava di ricercare una spiegazione dell’inosservabilità del moto della Terra attraverso l’etere, per Poincaré questa inosservabilità è conseguenza del postulato di relatività (le equazioni di Maxwell devono avere la stessa forma per due sistemi di riferimento in moto traslatorio uniforme l’uno rispetto all’altro) che egli assume all’inizio della sua trattazione.
Elaborando matematicamente, con i principi della teoria dei gruppi, le equazioni a disposizione, Poincaré ci fornisce le seguenti trasformazioni che, contrariamente a quelle di Lorentz, godono della proprietà di gruppo;

Ora finalmente le equazioni dell’elettromagnetismo risultavano invarianti rispetto a questo gruppo di trasformazioni.
Qualche considerazione:
per salvare la fisica di Newton, quest’ultima ne era uscita completamente trasformata: forze che dipendono dalla velocità, lunghezze che si contraggono, masse che sono funzione della velocità, tempi locali, massa elettromagnetica, principio di azione e reazione che non funziona alle stesso modo della conservazione della quantità di moto…
Paradossalmente si era operato così per garantire un supporto ‘materiale’ a quelle onde elettromagnetiche che, queste si, non si poteva ammettere viaggiassero nel vuoto. Questo supporto era poi così materiale che era sempre sfuggito ad ogni ricerca.
MECCANICISMO E CRISI DELLA MECCANICA
Riporto alcuni titoli al solo fine di rendere conto dell’enorme dibattito che si era aperto a cavallo dei secoli XIX e XX(12):
– Tentativi di costruire una meccanica su basi differenti (Hertz, Scuola del filo, …).
– Critica di Mach.
– La posizione di Ostwald e Duhem.
– L’empiriocriticismo e l’energetismo: la termodinamica alla base di una nuova fisica.
– Le posizioni di Boltzmann e Poincaré.
– Tentativi di fondare una nuova fisica basata sull’elettromagnetismo
(Wien, Abraham).
EINSTEIN: ALCUNE PREMESSE
Einstein è un “outsider” come Faraday e Oersted. Einstein conosceva Maxwell attraverso i lavori di Helmholtz e di Hertz. Aveva letto le memorie di Lorentz del 1892 e del 1895. Aveva studiato a fondo le critiche di Mach alla Meccanica di Newton. Aveva letto La scienza e l’ipotesi di Poincaré.
Non conosceva l’esperienza di Michelson se non attraverso le citazioni che ne faceva Lorentz. Non conosceva il lavoro di Lorentz del 1904 e quello di Poincaré del 1905.
Il modo di Einstein di fare fisica è ben descritto da un passe tratto dal suo Tempo, spazio e gravitazione del 1948:
“Vi sono due specie di teorie in fisica. La maggior parte di esse è di tipo costruttivo. Esse tentano di formare un quadro dei fenomeni complessi partendo da principi relativamente semplici (es. teoria cinetica).
L’altra parte è quella che io chiamo teorie dei principi. Esse fanno uso del metodo analitico, invece di quello sintetico. Il loro punto di partenza ed il loro fondamento non consistono di elementi ipotetici, ma di proprietà generali dei fenomeni osservate empiricamente, principi dai quali vengono dedotte formule matematiche di tipo tale da valere in ogni caso particolare si presenti (es. l’inesistenza del moto perpetuo da cui discende la termodinamica).
Il merito delle teorie costruttive sta nella loro generalità, nella loro adattabilità e nella loro chiarezza, il merito delle teorie dei principi sta nella loro perfezione logica e nella saldezza delle loro basi“.
La teoria di Lorentz e tutte le altre teorie che tentavano una spiegazione dei fenomeni dell’ottica o dell’elettrodinamica dei corpi in movimento erano teorie costruttive. L’approccio di Einstein sarà del tipo: teoria dei principi.
Su questa strada egli si muoverà in tutti i suoi lavori e particolarmente in quello sull’Effetto fotoelettrico.
L’ELETTRODINAMICA DEI CORPI IN MOVIMENTO (1905).
E’ una svolta radicale anche nell’ipotesi non vera che egli avesse conosciuto tutti i lavori di Lorentz, Poincaré e Michelson fino allora realizzati.
L’approccio è totalmente nuovo e basato sulla fisica dei principi. Egli non entra in estenuanti e successive elaborazioni elettrodinamiche che con successivi elementi ipotetici tentano di rincorrere i fenomeni. Egli cerca proprietà generali dei fenomeni osservate empiricamente, principi dai quali vengono dedotte formule che valgono in ogni caso particolare.
Einstein è profondamente insoddisfatto dalle equazioni di Maxwell-Lorentz. I suoi tentativi di sistemare le cose mediante teorie costruttive erano falliti. Egli era insoddisfatto anche dell’asimmetria esistente tra la continuità dei campi e le discrete particelle, prodotto della teoria degli elettroni che egli non si sente di accettare.
Inoltre perché accettare in silenzio tante modificazioni della meccanica senza procedere ad una revisione più profonda, in modo da ottenere dei principi generali ?
Insomma ciò che non andava giù ad Einstein era la negazione del principio classico galileiano di relatività. Se uno camminasse alla velocità della luce non vedendo la propria immagine riflessa in uno specchio (che la sua mano sostiene davanti al viso), sarebbe in grado di capire che viaggia alla velocità della luce senza bisogno di guardare “fuori”. Ciò non convince Einstein.
Vediamo qualche dettaglio del lavoro in oggetto.
Einstein inizia a parlare delle asimmetrie alle quali porta 1’elettrodinamica dei corpi in movimento.
L’esempio che viene riportato è del moto relativo tra magnete e conduttore BA (fatto previsto nella teoria di Maxwell-Lorentz).

Nei due casi (moto del magnete e conduttore in quiete; moto del conduttore e magnete in quiete) tra A e B si origina una differenza di potenziale ma nel primo caso essa è dovuta ad una forza elettrica e nel secondo ad una forza magnetica (forza di Lorentz)(13).
Einstein prosegue con la sua fisica dei principi affermando che, da varie esperienze, il concetto di riferimento assoluto non ha alcun significato né in meccanica né ia elettrodinamica né in ottica. Quindi annuncia il suo principio di relatività:
“Tutte le leggi fisiche hanno la stessa forma in tutti i sistemi inerziali”.
Enuncia poi un secondo principio, quello della costanza della velocità della luce:
“La luce nello spazio vuoto si propaga sempre con una velocità determinata ed indipendente dalla velocità del corpo emittente”.
Questo fatto era comunemente accettato da tutte le teorie ma sempre per sistemi in quiete rispetto all’etere. Probabilmente il fatto che c uscisse fuori dai più svariati fenomeni e non sembrava sommarsi con altre velocità convinse Einstein ad assumere questo come principio. Vi è anche la possibilità che il principio di relatività convincesse Einstein a questo secondo principio: la Terra è un sistema inerziale; su di essa c ha sempre lo stesso valore; lo stesso dovrà accadere in tutti gli altri sistemi inerziali.
L’ultima possibilità è che nei precedenti tentativi costruttivi di modificare le trasformazioni di Lorentz in modo che fossero invarianti per sistemi di riferimento in moto traslatorio uniforme gli uni rispetto agli altri, deve essersi convinto che la condizione che si richiedeva era la costanza di c.
L’apparente contraddizione del secondo principio con il primo sta nel fatto che nel primo non sono previste le trasformazioni di Galileo ed in particolare la composizione delle velocità.
In definitiva c oltre ad avere un valore costante è anche una velocità limite.
Con questi due principi si può ricavare una elettrodinamica dei corpi in movimento semplice e libera di contraddizioni.
E, subito dopo, con un solo colpo di penna Einstein si sbarazza del “tormento della fisica“:
“L’introduzione di un etere luminoso si dimostrerà superflua”.
Con l’eliminazione dell’etere sparisce il riferimento assoluto.
Dati questi principi generali Einstein non va a lavorare sulle complesse equazioni dell’elettrodinamica ma inizia una revisione dei concetti elementari di meccanica (lunghezze e tempi) a partire da quello, che si dà sempre per scontato, di simultaneità.
Con questo modo di precedere egli ritrova le equazioni di trasformazione di Lerentz-Poincaré e la composizione delle velocità (c = c + c)(14).
Solo a questo punto si passa all’elettrodinamica con la trascrizione delle equazioni di Maxwell nella forma di Hertz (per il vuoto).
Prosegue ricavando tutte ciò che si conosceva e riformulando la meccanica in modo nuovo. (Planck rileverà un errore nella prima formulazione di Einstein: la forza non può più essere F = ma ma dovrà essere F = d(mv)/dt.
Il lavoro sarà completato da un’altra, piccolissima (3 pagine), memoria dello stesso anno: L’inerzia di un corpo è dipendente dal sue contenuto di energia ? in cui Einstein ricava la famosa relazione E = mc2.
NOTE
(1) La Naturphilosophie, se da una parte rappresenterà un freno all’affermarsi e all’evolversi della scienza, dall’altra porrà i germi per i grandi sviluppi della scienza tedesca della seconda metà del XIX secolo. Il più autorevole pensatore della Naturphilosophie fu certamente Federico Guglielmo Schelling (1775 – 1854) le cui radici di pensiero si possono ritrovare nei lavori di Leibniz (1646 – 1716) di Boscovich e, appunto, di Kant.
Secondo Schelling il meccanicismo fisico non rende ragione dell’esistenza della natura. La concezione meccanicista di materia come un qualcosa di inerte fino a che su di essa non agiscono forze, entità diverse e separate dalla materia è, secondo Schelling, l’ammissione di una discontinuità tra materia e spirito (tra natura e uomo) che non corrisponde alla unità originaria di queste due entità, per esempio, nell’organismo vivente. Schelling sostiene che è lo spirito (le forze) che si organizza in materia e pone quindi le forze, agenti tra punti inestesi, con i loro “conflitti e trasformazioni” alla base dell’esistenza del mondo (dinamismo fisico). Non c’è più materia allora ma c’è una particolare modificazione di una determinata zona dello spazio dovuta appunto ai conflitti ed alle trasformazioni delle forze (spirito) eterne e preesistenti. Questo rifiuto netto del meccanicismo, e più in generale del metodo scientifico, non nasce casualmente in questo periodo.
E’ di grande interesse leggere l’opera di Schelling perché sostiene cose che i nostri filosofi contemporanei farebbero bene a leggere. Schelling fa una operazione estranea ad altri idealisti: afferma che solo il fisico è in grado di comprendere la filosofia della natura e invita tutte le persone che stanno vacillando con la filosofia e non riescono a venire a capo delle cose, di indirizzarsi verso la fisica (Deduzione generale del processo dinamico o delle categorie della fisica, 1800).
Noto a parte che l’esperienza di Oersted non sarebbe stata possibile senza l’invenzione della pila che Volta realizzò nel 1799.
(2) Oersted conclude la sua memoria, Experimenta circa efficaciam conflictus electrici in acum magneticam (1820), dicendo: Il conflitto elettrico non è limitato al conduttore ma … al medesimo tempo si diffonde nello spazio circostante come si deduce abbastanza chiaramente dalle osservazioni esposte. Allo stesso modo è ragionevole dedurre, a partire dalle osservazioni fatte, che questo conflitto origina rotazioni, perché questa sembra essere una condizione senza la quale è impossibile che la medesima parte del filo conduttore che, quando è situata sotto il polo magnetico la devia verso Est, sia capace di deviarlo verso Ovest quando è situata sopra. Perché questa è la natura della rotazione: movimenti verso parti opposte, abbiano direzioni opposte.
(3) Quest’ultima cosa fu elaborata da Fresnel. E’ da notare la posizione epistemologica di Ampère: egli è un riduzionista che riconduce il magnetismo all’elettricità. Da ciò deriva il nome che nel continente verrà dato a tutta questa classe di fenomeni: elettrodinamica (contrariamente a quanto avverrà in Gran Bretagna dove si affermerà il nome di elettromagnetismo.
(4) Ampère affermava di aver ricavato tale legge da fatti sperimentali anche se in essa compaiono postulati non riconducibili ad osservazioni, quali ad esempio quello della centralità delle forze elementari perché con tali forze non si possono fare esperimenti.
(5) Per rendere conto di ciò Faraday paragona un magnete ad una cella voltaica immersa in un qualunque elettrolita. Tolto l’elettrolita la cella voltaica diventa un contenitore inerte. Solo quando il mezzo esterno permette il passaggio dell’elettricità, la cella diventa uri centro di forze elettriche. Cosi è per il magnete in cui lo spazio esterno mette in relazione l’un l’altra le polarità esterne con linee curve di potenza.
(6) Riassunto moltissimo il ragionamento di Faraday è il seguente: supponiamo di avere un pianeta; ad un dato istante disponiamo un secondo pianeta ad una certa distanza dal primo. La gravitazione non può essere pensata estendersi dall’un pianeta all’altro in un tempo nullo. Occorrerà un tempo, breve quanto si vuole, ma occorrerà. Questo fatto vuol dire che l’azione impiega tempo per propagarsi e quindi deve passare da entità ad entità prima di giungere al secondo terminale.
(7) Per l’illustrazione dell’esperienza di Fizeau, vedi nel sito.
(8) Per l’illustrazione delle esperienze di Hertz vedi nel sito.
(9) Per l’illustrazione dell’esperienza di Michelson vedi nel sito.
(10) Si deve notare che in Lorentz non c’è nessuna volontà di mettere in discussione il tempo assoluto. Il tempo locale è solo una utile variabile ausiliaria che gli permette di scrivere nella stessa forma le equazioni di Maxwell per due sistemi in moto relativo.
(11) Notiamo a parte che, come conseguenza della teoria, nella memoria in oggetto c’è la previsione dell’effetto che appena un anno dopo fu mostrato sperimentalmente da Zeeman. Questa scoperta fu di gran sostegno all’ipotesi della natura elettromagnetica delle particelle costituenti la materia e quindi alla teoria di Lorentz.
(12) Ripeto che tutte le cose qui solo accennate sono trattate con ampiezza di particolari e rimandi a vari testi in La Relatività Da Newton ad Einstein (nel sito).
(13) Nel primo caso si avrà ΔF(B) nel conduttore e nell’etere, e lo spostarsi del magnete origina un campo elettrico nell’etere; le cariche in quiete nel conduttore sentono una forza elettrica ma non quella magnetica che si esercita solo su cariche in moto. Nel secondo caso si avrà DF(B) solo nel filo e non nell’etere e quindi in quest’ultimo non si origina campo elettrico; le cariche del conduttore ora risultano in quiete rispetto al campo magnetico e quindi su di esse agisce la forza (magnetica) di Lorentz.
(14) Nelle trasformazioni di Galileo si aveva:

In quelle di Einstein risulta:

Nel caso in cui risultasse u’ = v = c si troverebbe:

BIBLIOGRAFIA
1) P.CASINI – Filosofia e fisica da Newton a Kant – LOESCHER, 1978.
2) J.LOCKE – Saggio sull’intelligenzaa umana – LE MONNIER, 1969.
3) R.RENZETTI – Relatività, da Aristotele a Newton – AIF-1980.
4) I.NEWTON – Opere – UTET, 1965.
5) A.KOYRE’ – Dal mondo chiuso all’universo infinito – FELTRINELLI, 1970.
6) M.JAMMER – Storia del concetto di forza – FELTRINELLI, 1971.
7) U.FORTI – Storia della scienza – DALL’OGLIO, 1969.
8) Y.ELKANA – La scoperta della conservazione dell’energia – FELTRINELLI, 1977.
9) M.B.HESSE – Forze e campi – FELTRINELLI 1974.
10) M.JAMMER – Storia del concetto di spazio – FELTRINELLI, 1966.
11) P.ROSSI – La rivoluzione scientifica, da Copernico a Newton – LOESCHER, 1973.
12) E.BELLONE – Le leggi del movimento da Hume a Laplace – LOESCHER, 1979.
13) R.RENZETTI – Concezioni particellari nel XVII e XVIII secolo . La. crisi dell’azione a distanza -. LA FISICA NELLA SCUOLA, Anno XIII, n°2 e n°3, 1980.
14) K.R.POPPER – Congetture e Confutazioni – IL MULINO, 1972.
15) S.D’AGOSTINO – Dispense di Storia della Fisica – IFUR, 1974.
16) S.F.MASON – Storia delle scienze della natura – FELTRINELLI, 1971.
17) L.GEYMONAT – Storia del pensiero filosofico e scientifico – GARZANTI, 1971.
18) N.ABBAGNANO – Storia delle scienze – UTET, 1965.
19) AA.VV. – Storia generale delle scienze – CASINI, 1964.
20) J.BERNAL – Storia della scienza – EDITORI RIUNITI, 1956.
21) T.S.ASHTON – La rivoluzione industriale 1760/1830 – LATERZA, 1972.
22) F.KLEMM – Storia della tecnica – FELTRINELLI, 1966.
23) D.S.L.CARDWELL – Tecnologia, scienza e storia – IL MULINO, 1976.
24) A.BARACCA, R. LIVI – Natura e storia: fisica e sviluppo del capitalismo nell’0ttocento – D’ANNA, 1976.
25) A.MARCHESE – La battaglia degli illuministi – SEI, 1974.
26) E.CASSIRER – La filosofia dell’illuminismo – LA NUOVA ITALIA, 1973.
27) VOLTAIRE – La filosofia di Newton – LATERZA, 1978.
28) J.O.DE LAMETTRIE – L’uomo macchina ed altri scritti – FELTRINELLI, 1955.
29) A.ROSSI – Illuminismo e sperimentalismo nella fisica del ‘700 – SAPERE 741, Ottobre 1971.
30) A.KOYRE’ – Dal mondo del pressappoco all’universo della. precisione – EINAUDI, 1967.
31) P.BAIROCH – Scienza, tecnica ed economia nella rivoluzione industriale – SAPERE n° 695, Novembre 1967.
32) D’ALEMBERT, DIDEROT – La filosofia dell’Encyclopedie – LATERZA, 1966 .
33) AA.VV. – Scienziati e tecnologi (dalle origini al 1875) – MONDADORI, 1975.
34) AA.VV. – Scienziati e tecnologi (contemporanei) – MONDADORI, 1974.
35) T.S.KUHN – La struttura delle rivoluzioni scientifiche – EINAUDI, 1969 .
36) K.R.POPPER – Scienza e filosofia – EINAUDI, 1969.
37) K.R.POPPER – La logica della scoperta scientifica – EINAUDI, 1970 .
38) R.RENZETTI – Concezioni pariticellari e di campo nella, prima metà del XIX secolo. L’opera di M.Faraday – IFUR, Nota interna del 19/XII/1975.
39) R.RENZETTI – La storia della fisica, nella scuola secondaria – LA FISICA NELLA SCUOLA, Anno VII, n° 4, 1974 .
40) R.RENZETTI ed altri – L’insegnamento delle scienze nel biennio della scuola secondaria – IFUR, Nota interna del 23/X/1975.
41) Y.ELKANA – Science, Philosophy of Science and Science Teaching – Su EDUC. PHIL. AND THEORY, Vol. 2, pagg. 15–35; 1970.
42) A.BARACCA, R.RIGATTI – Aspetti dell’ interazione tra scienza e tecnica durante la rivoluzione industriale del XVIII secolo in Inghilterra 1-La nascita dei concetti di lavoro ed energia – IL GIORNALE DI FISICA, Vol. XV, n° 2; 1974 .
43) A.BARACCA, R.RIGATTI – Idem . 2- Sviluppi della macchina a vapore – IL GIORNALE DI FISICA, Vol. XV, n° 3; 1974.
44) AA.VV. – Enciclopedia monografica AZ Panorama – ZANICHELLI, 1959.
45) C. MAFFIOLI – Una strana scienza – FELTRINELLI, 1979.
46) L.GALVANI – Opere – UTET, 1967.
47) A.VOLTA – Opere – UTET, 1967 .
48) P.S.LAPLACE – Opere – UTET, 1967.
49) A.M.AMPÈRE – Opere – UTET, 1967.
50) G.TRUESDELL – Essays in the History of Mechanics – SPRINGER, 1968 .
51) Y.ELKANA – The Historical Roots of Modern Physics – SCUOLA INTERNAZIONALE DI FISICA ‘E.FERMI’, Varenna, LVII Corso.
52) J.AHRWEILLER – Franklin – ACCADEMIA, 1973.
53) AA.VV. – Sul marxismo e le scienze – CRITICA MARXISTA, .Quaderno n° 6; 1972.
54) BARACCA, RUFFO, RUSSO – Scienza e industria 1848-1915 – LATERZA, 1979.
54 bis) LAVOISIER – Elements of Chemistry
FOURIER – Analytical Theory of Heat
FARADAY – Experimental Researches in Electricity – ENC. BRITANNICA, 1952.
55) S.C.BROWN – Il conte Rumford – ZANICHELLI, 1968.
56) BARACCA, ROSSI – Materia ed energia – FELTRINELLI, 1978.
57) J. ANDRADE e SILVA, C.LOCHAK – I quanti – IL SAGGIATORE, 1969.
58) AA.VV. – La scienza nella società capitalistica – DE DONATO, 1971.
59) E.BELLONE – I modelli e la concezione del mondo – FELTRINELLI, 1973.
60) S.D’AGOSTINO – L’elettromagnetismo classico – SANSONI, 1975.
61 ) A.SCHOPENHAUER – Filosofia e scienza della natura – ATHENA, 1928.
62) J.FALLOT – Marx e la questione delle macchine – NUOVA ITALIA, 1971..
63) G.MONETI – Lezioni di storia della fisica – IFUR, A.A. 1965/1966.
64) L. PEARCE WILLIAMS – The origins of field theory – RANDOM HOUSE, New York; 1966.
65) L.ROSENFELD – The Velocity of Light and the Evolution of Electrodynamics – SUPPLEMENTO AL NUOVO CIMENTO, Vol. IV, X, 1956.
66) R.RENZETTI – Fisici italiani e vicende politiche nella prima metà dell’800: Macedonio Melloni e la corrispondenza con Faraday – IL GIORNALE DI FISICA, Vol. XVII, n° 2; 1976.
67) L.PEARCE WILLIAMS – Michael Faraday, a Biography – CHAPMAN and HALL, London, 1965.
68) J. AGASSI – Faraday as Natural Philosopher – UNIVERSITY OF CHICAQGO PRESS, 1971.
69) M.FARADAY – Experimental Researches in Electricity (Vol.I) – B.QUARITCH, 1839.
70) M FARADAY – Idem (Vol.II) – B.QUARITCH, 1844 .
71) M.FARADAY – Idem (Vol.III) – R.TAYLOR, W.FRANCIS, 1855.
72) L.PEARCE WILLIAMS – The Selected Correspondence of Michael Faraday – CAMBRIDGE UNIVERSITY PRESS, 1971.
73) M.FARADAY – A speculation touching Electric Condution and the Nature of Matter – PHILOSOPHICAL MAGAZINE, S. 3, Vol. 24, n° 157; pagg. 136-44, 1844.
74) M.FARADAY – Thoughts on Ray-vibrations – PHIL, MAG., S.3,Vol.28, n° l58, pagg.345 – 350; 1846.
75) C.DE MARZO – Maxwell e la fisica classica – LATERZA, 1978.
76) J.C.MAXWELL – Opere – UTET, 1973 .
77) A.BARACCA, S.BERGIA – La spirale delle alte energie – BOMPIANI, 1975.
78) A.BARACCA, A.ROSSI – Marxismo e scienze naturali – DE DONATO, 1976.
79) AA.VV. – L’ape e l’architetto – FELTRINELLI, 1976.
80) F.CAJORI – Storia della fisica elementare – R.SANDRON, 1930.
81) P.STRANEO – Le teorie della fisica nel loro sviluppo storico – MORCELLIANA,1950
82) S.D’AGOSTINO – I vortici dell’etere nella teoria del campo elettromagnetico di Maxwell – PHYSIS, X, 3, 1968.
83) S.D’AGOSTINO – Maxwell e la scoperta della teoria elettromagnetica della luce – ARGHIMEDE, 4/5, 1967.
84) AA.VV. – La storia della scienza, ed il rinnovamento dell’istruzione secondaria – DOMUS GALILEIANA, 1976.
85) U.GIACOMINI – Scienza, e filosofia nel XIX e XX secolo – RADAR, 1968 .
86) V.RONCHI – Storia della luce – ZANICHELLI, 1952.
87) NEWTON – Mathematical principles of natural philosophy
– Optics
HUYGENS – Treatise on light – ENC. BRITANNICA, 1952.
88) E.PERSICO – Ottica – ZANICHELLI, 1979.
89) D.PAPP – Historia de la Fisica – ESPASA CALPE, 1961.
90) S.D’AGOSTINO – Il contributo di Newton allo sviluppo dell’ottica – IL GIORNALE DI FISICA, Vol.VI, n° 3, 1965.
91) M.BORN – La sintesi einsteniana – BORINGHIERI, 1965 (L’opera è del 1920).
92) EINSTEIN, INFELD – L’evoluzione della fisica – BORINGHIERI, 1965 (L’opera è del 1938).
93) P.A.DAGUIN – Traité élémentaire de physique – PRIVAT, LAGRAVE, 1868.
94) R.RESNICK – Introduzione alla Relatività ristretta – AMBROSIANA, 1969.
95) E.BELLONE – Le leggi della termodinamica da Boyle a Boltzmann – LOESCHER, 1978.
96) F.BEVILACQUA – Storia del concetto di energia – AIF-PAVIA, 1978.
97) E.MACH – La meccanica nel suo sviluppo storico-critico – BORINGHIERI, 1968.
98) G. CASTELFRANCHI – Fisica sperimentale ed applicata – HOEPLI, 1943.
99) E.DU BOIS-REYMOND – I confini della conoscenza della natura – FELTRINELLI,1973.
100) KELVIN – Opere – UTET, 1971.
101) HELMHOLTZ – Opere – UTET, 1967.
102) CINI, DE MARIA, GAMBA – Corso di fisica per i licei scientifici -SANSONI, 1975.
103) P.ENGELS – Dialettica della natura – EDITORI RIUNITI, 1971.
104) EINSTEIN e BORN – Scienza e vita – EINAUDI, 1973.
105) M.P.DUHEM – Les Théories Électriques de J.C. Maxwell – HERMANN, Parigi, 1902.
106) S. D’AGOSTINO – Heinrich Hertz e la verifica della teoria elettromagnetica di Maxwell – IL GIORNALE DI FISICA, Vol.XV, n°3, 1974.
107) S. D’AGOSTINO – Hertz e Helmholtz sulle onde elettromagnetiche – SCIENTIA, 106, n°7/8, 1971.
108) S. D’AGOSTINO – Hertz’s Researches on Electromagnetic Waves – HISTORICAL STUDIES IN THE PHYSICAL SCIENCES, R.Mc Cormmack Editor, 1975.
109) O.J.LODGE – The Work of Hertz – NATURE, Vol. 50, pagg. 133,139, l60, l6l ; 1894.
110) E.POINCARÉ – On Maxwell and Hertz – NATURE, Vol. 50, pagg. 8,11; 1854.
111) W.BERKSON – Fields of Force. The Development of World View from Faraday to Einstein – edizione in spagnolo, ALIANZA EDITORIAL, 1981.
112) E.WHITTAKER – A History of the Theories of Aether and Electricity – NELSON and SONS, London; 1951/1953. .
113) S.D’AGOSTINO – La posizione dell’elettrodinamica di Lorentz nei riguardi delle teorie particellari e di campo nella seconda, metà dell’ottocento – IFUR, Nota interna n° 453, 1973.
114) T.HIROSIGE – Origins of Lorentz’s Theory of Electrons and the Concept of the Electrornagnetic Field – HISTORICAL STUDIES IN THE PHYSICAL SCIENCES, R.Mc Cormack Editor, 1969.
115) E.HERTZ – Electric Waves – DOVER, New York, 1962.
116) G.TABARRONI – L’elettromagnetismo e le sue più importanti tappe sperimentali – CULTURA E SCUOLA, Anno XV, n° 57, 1976.
117) M.PLANCK – Scienza, Filosofia. e Religione – Fratelli FABBRI ED. 1965.
118) L.KERWIN – Atomic Physics – HOLT, RINEHART, WINSTON, 1963 .
119) A.A.MICHELSON, E.W. MORLEY – On the Relative Motion of the Earth and the Luminiferous Aether – PHIL. MAG., S. 5, Vol. 24; 1887.
120) R.S.SHANKLAND – Michelson-Morley Experiment – AM. JOURNAL OF PHYSICS, 32, 16, 1964 .
121) R.S.SHANKLAND – Michelson-Morley Experinient – SCIENTIFIC AMERICAN, 211, 5, 1964.
122) O.J.LODGE – On the present state of our Knowledge of the connection betwen ether and matter – NATURE, 46, 1181, 1892.
123) E.BELLONE – La relatività da Faraday ad Einstein – LOESCHER, 1981.
124) T.HIROSIGE – The Ether Problem, the Mechanistic Worldview, and the Origin of the Theory of Relativity – HISTORICAL STUDIES IN THE PHYSICAL SCIENCES, R.Mc Cormmack Editor,Vol.7, 1976.
125) R.MARCOLONGO – La relatività ristretta – SCIENTIA, Vol. 35, pagg. 249-258 e Pagg.321-330; 1924.
126) G.CASTELNUOVO – Il principio di relatività ed i fenomeni ottici – SCIENTIA, Vol. 9, pagg. 65-86; 1911.
127) G.HOLTON – Ensayos sobre el pensamiento cientifico en la epoca de Einstein – ALIANZA EDITORIAL, 1982.
128) D.BOHM – The Special Theory of Relativity – BENJAMIN, New York; 1965.
129) R.Mc CORMACK – Einstein, Lorentz and the Electron Theory – HISTORICAL STUDIES IN THE PHYSICAL SCIENCES, R.Mc Cormack Editor,Vol.2, 1970.
130) S. D’AGOSTINO – Aspetti storici della Relatività. Speciale – Nota interna n° 577; 1974.
131) AA.VV. – The Principle of Relativity – DOVER PUBBL. 1923.
132) G .BATTIMELLI – Teoria dell’elettrone e teoria della relatività. Uno studio sulle cause della scomparsa dalla prassi scientifica del concetto di etere elettromagnetico – TESI di LAUREA, IFUR,1972/3.
133) S.PETRUCCIOLI, C.TARSITANI – L’approfondimento della conoscenza fisica dall’affermazione delle concezioni maxwelliane alla relatività speciale (1890-1905) – Quaderni di Storia e Critica della Scienza 4, DOMUS GALILEIANA, Pisa.; 1974.
134) H.A.LORENTZ – Collected Papers – THE HAGUE, MARTINUS NIJHOFF,1936.
135) H.RITZ – Du Role de l’Ether en Physique – SCIENTIA, Vol. 3, 1908.
136) A.PALATINI – La teoria della relatività nel suo sviluppo storico – SCIENTIA, Vol. 26, 1919.
137) L. De BROGLIE – Sui sentieri della scienza – BORINGHIERI, 1962 .
138) H.POINCARÉ – L’espace et le temps – SCIENTIA, Vol.13, 1912.
139) H.POINCARÉ – Sur la dynamique de l’electron – RENDICONTI DEL CIRCOLO MATEMATICO DI PALERMO, 21, 1906.
140) H.POINCARÉ – La scienza e l’ipotesi – LA NUOVA ITALIA, 1950.
141) H.POINCARÉ – Ciencia y metodo – ESPASA CALPE, 1944.
142) H.POINCARÉ – El valor de la ciencia – ESPASA CALPE, 1946.
143) H.POINCARÉ – Ultimos pensamientos – ESPASA CALPE, 1946.
144) C.SCRIBNER – H. Poincaré and the Principle of Relativity – AMERICAN JOURNAL OP PHYSICS, 32, pagg.672-678, 1964.
145) S.GOLDBERG – H.Poincaré and Einstein’s Theory of Relativity – AMERICAN JOURNAL OP PHYSICS, 35; pagg.934-944; 1967.
146) F.KOTTEL – Considérations de critique historique sur la théorie de la relativité – SCIENTIA, Vol. 36, pagg.231-242; 301-3l6, 1924.
147) T.S.KUHN – Black Body Theory and the Quantum Discontinuity – OXFORD UNIVERSlTY PRESS, 1978. Edizione in spagnolo ALIANZA EDITORIAL, 1980 .
148) S. BERGlA – La storia della relatività – LA FISICA NELLA SCUOLA, Anno VIII, n°1, 1975.
149) R.DUGAS – Histoire de la mécanique – DUNOD, Paris, 1950.
150) E.B.HILLER.- Espacio, tiempo, materia, infinito – GREDOS, Madrid, 1968 .
151) R.MUSIL – Sulle teorie di Mach – ADELPHI, 1973.
152) AA.VV. – La concezione scientifica del mondo – LATERZA, 1979 .
153) M.PLANCK – La conoscenza del mondo fisico – EINAUDI, 1943.
154) R.AVENARIUS – Critica dell’esperienza pura – LATERZA, 1972 .
155) W.OSTWALD – L’Énergie – ALCAN, 1910.
156) V.I.LENIN – Materialismo ed empiriocriticismo – EDITORI RIUNITI, 1973
157) G.LENZI – E. Mach fisico e filosofo critico della scienza – SPERIMENTATE CON NOI, rivista della Leybold, Anno 3, n° 3, settembre 1979.
158) E.BELLONE – II mondo di carta – MONDADORI, 1976.
159) W. HEISENBERG – Natura e fisica moderna – GARZANTI, 1957.
160) M.JAMMBR – Storia del concetto di massa – FELTRINELLI, 1974.
161) A. EINSTEIN – Pensieri degli anni difficili -BORINGHIERI, 1965.
162) B.HOFFMANN – Albert Einstein creatore e ribelle – BOMPIANI, 1977.
163) S.BERGIA – Einstein e la relatività – LATERZA, 1978 .
164) A.BERTIN – Einstein – ACCADEMIA, 1971.
165) H. CUNY – Albert Einstein e la fisica moderna – EDITORI RIUNITI, 1963.
166) E.E.LEVINGER – Albert Einstein – MONDADORI, 1951.
167) P. MICHELMORE – Einstein – DELLA VOLPE, 1967.
168) P.A.SCHILPP (a cura di) – Albert Einstein, scienziato e filosofo – EINAUDI, 1958.
169) G. BATTIMELLI – I caratteri salienti di una svolta – SAPERE n° 823, ott/nov. 1979.
170) AA.VV – Scienza e storia – CRITICA MARXISTA, EDITORI RIUNITI, 1980.
171) A.EINSTEIN – La teoria dei quanti di luce – NEWTON COMPTON IT., 1973.
172) D. ter HAAR – The old quantum theory – PERGAMONN PRESS, 1967.
173) AA.VV. – La teoria quantistica del calore specifico – NEWTON COMPTON IT., 1974.
174) AA. VV. – Cinquant’anni di relatività – EDITRICE UNIVERSITARIA, Firenze, 1955 .
175) J.S.SCHWARTZ, M.Mc GUINNES – Einstein – IL SAGGIATORE, 1980.
176) A.A.VV. – La fisica di Berkeley – ZANICHELLI, 1971.
177) J.G.TAYLOR – The new Physics – BASIC BOOKS,1971. Edizione in spagnolo ALIANZA EDITORIAL, 1981.
178) A.EINSTEIN – Relatività – BORINGHIERI, 1967.
179) W.PAULI – Teoria della relatività – BORINGHIERI, 1958.
180) P.COUDERC – Relativité – PRESSES UNIVERSITAIRES DE FRANCE, 1981.
181 ) P.PLEURY, J.P. MATHIEU – Fisica generale e sperimentale – ZANICHELLI, 1970.
182) M.A.TONNELAT – Einstein, mito e realtà – SCIENTIA, Vol. 114, 1979.
183) P.JORDAN – La fisica nel secolo XX – SANSONI, 1940.
184) L.PEARCE WILLIAMS (a cura di) – Relativity Theory: Its Origins and Impact on modern Thought – WILEY and SONS, New York, 1968. Edizione in spagnolo ALIANZA EDITORIAL, 1973 .
185) M.PLANCK – Autobiografia scientifica – EINAUDI, 1956.
186) M.LA ROSA – Le concept de temps dans la théorie d’Einstein – SCIENTIA, Vol. 34, 1923.
187) U. FORTI – Einstein, il pensiero – NUOVA ACCADEMIA, 1961.
188) A. BANDINI BUTI – La relatività -EDITORIALE DELFINO, 1971.
189) V.SILVESTRINI – Guida alla teoria della relatività – EDITORI RIUNITI, 1982.
190) AA.VV. – Modern Physics – PENGUIN BOOKS, 1971. Edizione in spagnolo ALIANZA EDITORIAL, 1975.
191) A.S. EDDINGTON – Spazio, tempo e gravitazione – BORINGHIERI, 1971.
192) C.V.DURRELL – La relatività con le quattro operazioni – BORINGHIERI, 1967.
193) R.SEXL, H.K. SCHMIDT – Spaziotempo – BORINGHIERI, I980.
194) L.D.LANDAU, G.B.RUMER – Che cosa à la relatività ? – EDITORI RIUNITI, 1961.
195) L.BARNETT – L’universo ed Einstein – BOMPIANI, 1966.
196) H.BONDI – La relatività ed il senso comune – ZANICHELLI, 1970.
197) J.MARKS – La relatività – NEWTON COMPTON IT., 1976.
198) G. GAMOW – Mister Tompkins, l’atomo e l’universo – MONDADORI, 1962.
199) L.INFELD – Albert Einstein – ElNAUDI, 1952.
200) J.A.COLEMAN – La relatività è facile – FELTRINELLI, 1967.
201) G.LANCZOS – Einstein – UBALDINI, 1967 .
202) S.CIURLEO – La teoria della relatività – D’ANNA, 1973 .
203) M.GARDNER – Che cos’è la relatività -SANSONI, 1977.
204) B.RUSSEL – L’ ABC della relatività – LONGANESI, 1974 .
205) V.TONINI – Einstein e la relatività – LA SCUOLA, 1981.
206) D.PAPP – Einstein, historia de un espiritu – ESPASA CALPE, 1979.
207) P.G.W.DAVIES – Spazio e tempo nell’universo moderno – LATERZA, 1980.
208) H. SOMMER – Relatividad sin enigmas – HERDER, 1979.
209) G. CASTELNUOVO – Spazio e tempo – ZANICHELLI, 1981.
210) W.R. FUCHS – El libro de la fisica moderna – OMEGA, 1975.
211) A.PALATINI – Teoria della relatività – HOEPLI, 1947.
212) J. RECVELD – Relativité – ENSEIGNEMENT ACTUEL DE LA PHYSIQUE, OCDE, 1965.
213) R.E.PEIERLS – Le leggi della natura – BORINGHIERI, I960.
214) P.A.TIPLER – Fisica – ZANICHELLI, 1980.
215) E.M. ROGERS – Matematica e relatività – Riprodotto su THE PROJECT PHYSICS COURSE, Unità 4/5 pagg.114-139, ZANICHELLI, 1977.
216) C. G. DARWIN – II paradosso degli orologi – Riprodotto in Ibidem, pagg. 140-141.
217) J.B.MARION – La fisica e l’universo fisico – ZANICHELLI, 1976 . 218) J.OREAR – Fisica generale – ZANICHELLI, 1970.
219) J.OREAR – Fisica generale secondo il metodo dell’istruzione programmata – ZANICHELLI, 1971.
220) B. TOUSCHEK – Corso di relatività ristretta – IFUR, 1973.
221) J.BRONOWSKI – The clock paradox – SCIENTIFIC AMERICAN, febbraio 1963.
222) ALONSO, FINN – Elementi di fisica per l’università – ADDISON WESLEY; 1969.
223) G.GAMOW – Biografia della fisica – MONDADORI, 1972 .
224) G. BERNARDINI – Appunti per alcune lezioni di meccanica relativistica – IFUR, 1964.
225) FEYNMAN, LEIGHTON, SANDS – Lectures on physics – ADDISON WESLEY; 1963.
226) L.FABRE – Les théories d’Einstein – PAYOT, 1922.
227) E.FABRI – Dialogo sulla massa relativistica – LA FISICA NELLA SCUOLA, Anno XIV, n° 1, 1981.
228) W.RINDLER – La relatività ristretta – CREMONESE, 1971 .
229) A.P.FRENCH – Special Relativity – NORTON and CO; New York, 1968.
230) T.REGGE – Spazio, tempo, relatività – LOESCHER, 1981.
231) J.H.SMITH – Introduction to Special Relativity – BENJAMIN, New York, 1965.
232) T.LEVI CIVITA – Fondamenti di meccanica relativistica – ZANICHELLI, 1928.
233) J.D.JACKSON – Classical electrodynamics – WILEY and SONS, 1975.
234) P.CALDIROLA – Lezioni di fisica teorica – VISCONTEA.
235) G.CORTINI – La relatività ristretta – LOESCHER, 1978.
236) G. CORTINI – Vedute recenti sull’insegnamento della relatività ristretta ad un livello elementare – QUADERNI DEL GIORNALE DI FISICA 4, Vol. 2°, 1977.
237) L.I.SCHIFF – Experimental tests of theories of relativity – PHYSICS TODAY, novembre, 1968 .
238) N. CALDER – L’universo di Einstein -ZANICHELLI., 1981.
239) H.REICHENBACH – Filosofia dello spazio e del tempo – FELTRINELLI, 1977.
240) E.CASSIRER – La teoria della relatività di Einstein – NEWTON COMPTON IT., 1981.
241 ) H.BONDI – Miti ed ipotesi nella teoria fisica – ZANICHELLI, 1971.
242) M.AGENO – La costruzione operativa della fisica – BORINGHIERI, 1970.
243) D.FAGGIANI – La fisica relativistica e la questione della ‘verifica’ sperimentale delle teorie (Ciclostilato senza altra indicazione).
244) S.RECAMI – Esistono i tachioni ? – IFU, Milano.
245) E. BITSAKIS – Le teorie relativistiche ed il mondo microfisico – SCIENTIA Vol.111, pagg.383-399; 1976.
246) H.LYONS – Gli orologi atomici – In ‘La fisica e l’atomo‘, ZANICHELLI, 1969 .
247) H.BONDI – The teaching of special relativity – PHYSICS EDUCATION, 1, 4, pagg.223-227, 1966.
248) G.CASTELNUOVO – L’espace-temps des relativistes a-t-il contenu réel ? – SCIENTIA, Vol.55, pagg.169-180; 1923.
249) J.TERREL – Invisibility of the Lorentz Contraction – PHYSICAL REVIEW, 116, 4, 1959.
250) G.GIORGI – L’evoluzione della nozione di tempo – SCIENTIA, Vol.55, pagg. 89-102; 1934 .
251) LICEO SCIENTIFICO A. RIGHI (CESENA) – Guida Bibliografica ad Albert Einstein – A. BETTINI, Cesena; 1979
252) A.ROSSI DELL’ACQUA – Lezioni … sulle geometrie non euclidee – ARCHIMEDE, Anno XVI, n° 3, 1964.
253) J.A.COLEMAN – Origine e divenire del cosmo – FELTRINELLI, 1964.
254) H.BONOLA – La geometria non-euclidea – ZANICHELLI, 1975.
255) L.LANDAU, A.KITAIGORODSKIJ – La fisica per tutti – EDITORI RIUNITI, 1969. ù
256) C.M. WILL – Einstein aveva ragione? – BOLLATI BORINGHIERI, 1989.
257) R. FIESCHI – Albert Einstein – Ed. Cultura della Pace, 1987.
258) G. STEPHENSON, C.W. KILMISTER – Special Relativity for Phycicists – DOVER, 1987.
259) C. BERNARDINI – Relatività speciale – LA NUOVA ITALIA SCIENTIFICA, 1991.
260) EINSTEIN – BESSO – Correspondance (1903-1955) – HERMANN, 1979.
261) AA.VV. – Einstein and the philosophical problems of 20th century physics – PROGRESS PUBLISHERS MOSCOW, 1979.
262) B. KOUZNETSOV – Einstein – EDITIONS DU PROGRÈS MOSCOU, 1989.
263) R. HIGHFIELD, P. CARTER – The private lives of Albert Einstein – FABER & FABER, London 1993.
264) A. PAIS – “Sottile è il Signore…” – BORINGHIERI, 1986.
265) A. PAIS – Einstein è vissuto qui – BORINGHIERI, 1995.
266) L. PYENSON – The Young Einstein: The Advent of Relativity – A. HILGER, TECHNO HOUSE BRISTOL, 1985.
Categorie:Senza categoria
Rispondi