Roberto Renzetti
ABSTRACT
After a concise description of the experimental aspects of the photoelectric effect, this article gives an account of the history of its discovery and of the research that followed, and discusses its contribution to the radical changes in the conceptual framework of physics from the last decade of the past century to Einstein’s work of 1905.
INTRODUZIONE
In tutti i testi elementari di fisica è riportata almeno la fenomenologia, apparentemente semplice, dell’effetto fotoelettrico (emissione di elettroni da una superficie metallica sotto l’azione di radiazioni elettromagnetiche). Sperimentalmente si trova che: se si espone una superficie metallica ad una sorgente di radiazione ultravioletta (UV), come ad esempio un arco voltaico o una lampada a vapori di mercurio, il metallo si carica di elettricità positiva. Il fenomeno si verifica anche con radiazioni aventi frequenze più elevate dell’UV, come i raggi X o gamma [1]. Se la frequenza della radiazione incidente è inferiore ad un dato valore di soglia (caratteristico di ciascun metallo) qualunque sia l’intensità della sorgente di radiazione, il fenomeno non ha luogo. Il fenomeno può venire esaltato sistemando la placca metallica in una ampolla in cui sia stato fatto il vuoto.
Descritto per sommi capi l’effetto fotoelettrico nei suoi aspetti sperimentali, ricostruiamone la scoperta, accenniamo agli studi che ne seguirono ricercando i problemi che poneva ed i rivolgimenti che comportò nel quadro concettuale della fisica della fine del secolo scorso, fino al lavoro di Einstein del 1905.
LA SCOPERTA DI HERTZ
Nel 1887 Hertz era impegnato in una serie di ricerche sperimentali che lo avrebbero portato a mostrare l’esistenza delle onde elettromagnetiche ipotizzate da Maxwell nel 1864 [2]. Per i suoi esperimenti Hertz disponeva, tra l’altro, di un rocchetto di Ruhmkorff che gli serviva per la produzione di oscillazioni elettriche persistenti. Quando l’apparecchio (circuito R1 di fig. 1) era in funzione, delle intense scariche elettriche si producevano tra i terminali T e T’ dello spinterometro (circuito primario).

In particolari condizioni gli effetti delle scintille nel primario provocavano delle altre scintille in un secondo circuito (secondario) posto nelle vicinanze del primo (circuito R2 di fig. 1). Poiché le scintille tra i punti 1 e 2 del secondario erano molto deboli e poiché, ai fini dell’esperienza, era necessario vederle con chiarezza per poterne misurare la lunghezza, Hertz pensò di oscurare l’intensa luce emessa dalle scintille del primario mediante uno schermo opaco disposto intomo al tratto bMc del secondario. A questo punto si presentò lo ‘strano’ effetto che rappresentò, per Hertz, una notevole complicazione sperimentale: la scarica nel circuito secondario, quando era schermato rispetto alla scarica che si produceva nel primario, avveniva solo riducendo la distanza tra le punte. Un fenomeno così notevole suscitò l’interesse di Hertz che lo studiò più a fondo dedicandovi alcune esperienze che furono immediatamente pubblicate in un articolo del 1877: “Sull’effetto della luce ultravioletta sulla scarica elettrica” [3].
Hertz variò in tutti i modi possibili le condizioni sperimentali: tutto ciò al fine di capire la causa dell’effetto. Scartata un’origine elettrostatica o elettromagnetica, poiché l’effetto si presentava e con schermi perfettamente isolanti e con schermi ottimi conduttori e con una gabbia di Faraday che racchiudeva il secondario, Hertz passò ad accertarsi se una qualche influenza l’avessero la forma della scintilla, quella degli elettrodi, la natura del metallo con cui erano fatti gli elettrodi. Niente.
Spingendo oltre l’indagine Hertz trovò che l’effetto aumenta in un ambiente nel quale sia stato fatto il vuoto, che le radiazioni del primario, responsabili dell’effetto, oltre a propagarsi lungo linee rette, possono essere riflesse o rifratte secondo le leggi dell’ottica ordinaria. Ciò che in proposito ha particolare interesse è che l’angolo di rifrazione è più accentuato di quello che si ottiene con luce visibile; è un angolo che corrisponde alla radiazione ultravioletta. Questo fatto lo convinse che l’effetto era dovuto alla luce ed in particolare a quella ultravioletta. Tutto ciò era poi in accordo con il fatto che il vetro, che bloccava le azioni del primario, è opaco per la luce ultravioletta mentre il quarzo, che faceva passare l’azione del primario, è trasparente a questa medesima luce.
Questa prima parziale conclusione spinse il nostro ad ulteriori indagini che videro il cambiamento del primario con differenti sorgenti luminose. L’ipotesi risultava confermata: la luce ultravioletta ha dunque la proprietà di originare l’effetto di aumento della distanza di scarica che egli aveva riscontrato nei suoi lavori sulle onde elettromagnetiche. E così Hertz concludeva: “Io mi limito qui a comunicare i risultati ottenuti senza tentare una teoria riguardo al modo in cui i fenomeni osservati hanno luogo.“
I LAVORI DI HALLWACHS E DI RIGHI
Il lavoro di Hertz del 1887 aprì ad una serie notevole di ricerche sperimentali (lo stesso Hertz abbandonò l’argomento poiché era assorto in una serie di ricerche di tutt’altra natura – si veda l’articolo sui lavori di Hertz – e l’essersi soffermato su questa era solo per eliminare un disturbo sperimentale. Si deve tener poi conto che Hertz morì prematuramente nel 1894).
Dopo alcuni esperimenti di Wiedemann ed Ebert [4], nel 1888/89 si susseguirono svariati ed indipendenti lavori di Haliwachs [5] e Righi [6]. Nel 1888 Hallwachs mostrò che vari dischi metallici caricati elettrostaticamente di elettricità negativa, perdevano la loro carica se erano colpiti da radiazione ultravioletta. L’effetto non si presentava su dischi caricati positivamente. Non era però chiaro che cosa in realtà accadesse: si trattava di una perdita di elettricità negativa da parte dei dischi metallici o di una produzione di elettricità positiva che andava ad annullare la negativa preesistente? In una nota dello stesso anno lo stesso Hallwachs stabilì che la prima ipotesi è quella corretta.
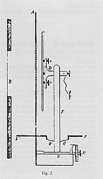
Contemporaneamente a questi lavori, altri, sullo stesso programma, vengono realizzati da A. Righi. L’apparato base di cui si servì è mostrato in figura 2. È interessante soffermarsi a descrivere

brevemente questo strumento. Mentre B è una lastra di quarzo attraverso la quale passa la radiazione emessa da un arco voltaico (che si trova alla sinistra di B) e C è la superficie metallica sulla quale va ad incidere la radiazione, A è una griglia di zinco che serve a far passare la luce. Su NP poggia una campana di zinco che ha una apertura in corrispondenza di B; ciò per poter ripetere l’esperienza in varie condizioni (pressioni e gas diversi). La griglia A può essere messa a terra e mantenuta ad un potenziale costante mediante collegamento con un polo di una pila. Il filo f è collegato ad un elettrometro a quadranti (strumento dotato di elevata sensibilità). Con questo apparato base, più volte modificato a seguito di diverse esigenze sperimentali, Righi innanzitutto mostrò che le superfici metalliche esposte a radiazione ultravioletta si caricano di segno positivo; quindi, che l’effetto è tanto maggiore quanto più la sorgente di radiazioni è vicina alla superficie metallica e quanto più è estesa la superfìcie metallica in oggetto. Righi trae una prima probabile conclusione secondo cui la radiazione ultravioletta originerebbe il trasporto di elettricità dai corpi sui quali la densità superficiale di carica è negativa a quelli sui quali è positiva. Spingendo più a fondo l’indagine trova che l’elettricità trasportata deve avere segno negativo e che il fenomeno ha luogo anche con isolanti.
Si trattava a questo punto di capire in cosa consistesse questa elettricità trasportata da un polo ad un altro e Righi mostra trattarsi di particelle materiali muoventisi lungo le linee di forza del campo elettrico esistente tra i due metalli (la griglia e la placca).
Come accade spesso in occasione di scoperte simultanee, tra Righi ed Hallwachs sorse una polemica sulla priorità della scoperta e mentre Righi riconobbe che la priorità temporale era certamente di Hallwachs allo stesso modo affermò di non conoscere i lavori di Hallwachs al momento di intraprendere i suoi. È certo comunque che Hallwachs riconobbe che tutte le leggi dei fenomeni trovate fino ad allora erano dovute a Righi.
Altre svariate ricerche furono fatte in quegli anni del secolo e, se il quadro fenomenologico e qualitativo cresceva in qualche misura, quello quantitativo e teorico rimaneva completamente scoperto [7]. Il quadro di riferimento concettuale era di radiazione costituita da onde trasversali; queste onde andavano a colpire la superficie metallica originando l’effetto di emissione di elettricità negativa. Ma cos’era quest’ultima? Un fluido, una molecola, uno ione,…? Occorreva saperne di più sulla natura dell’elettricità per ritornare a considerare in altro modo l’effetto fotoelettrico.
I LAVORI DI LENARD E DI J. J. THOMSON
Nel 1897, con una celebre esperienza [8], J.J. Thomson scoprì l’elettrone misurandone il rapporto e/m tra carica e massa. Una serie di altri esperimenti fatti dallo stesso Thomson, da Perrin, da Wilson ed altri, convinsero Thomson che la corrente elettrica consiste in un flusso di elettroni che si sposta dal polo negativo a quello positivo. A questo punto sorgeva immediata l’ipotesi che quell’elettricità negativa che abbandonava placche metalliche irradiate da radiazione ultravioletta fosse costituita da elettroni e nel 1899 Thomson realizzò una esperienza atta a dirimere la questione [9]. Con un apparato come quello mostrato in figura 3 (AB è una placca di zinco, CD è una griglia, EF è una lastra di quarzo attraverso cui passa la radiazione ultravioletta. AB può essere spostata verticalmente; tra H e G è applicato un

campo elettrico; un campo magnetico trasversale – che non compare in figura – completa la disposizione) Thomson riuscì a mostrare che la corrente che si stabilisce tra placca e griglia è costituita dalle stesse particelle che costituivano i raggi catodici. Ne misurò il rapporto e/m, trovando per esso un valore dello stesso ordine di grandezza di quello trovato su misure fatte con i raggi catodici (7,6·1010 C/kg nell’effetto fotoelettrico e 11,4·1010 C/kg nei raggi catodici). Anche la misura di e gli dava risultati confrontabili a quelli che l’anno prima aveva trovato per i raggi catodici. L’esperienza confermò l’ipotesi di lavoro: la corrente fotoelettrica consiste in un flusso di elettroni che lascia la superficie metallica quando questa è colpita da opportuna radiazione ultravioletta.
Indipendentemente da Thomson, anche Lenard nello stesso 1899 realizzò una esperienza per la determinazione del rapporto e/m della fotoelettricità [10]. L’apparato utilizzato da Lenard è mostrato nella figura 4. La radiazione ultravioletta entra nell’ampolla di vetro attraverso la finestra di quarzo B e va a cadere sull’elettrodo di alluminio U. L’elettrodo E serve per accelerare gli elettroni (o ‘quanti’, come vengono chiamati da Lenard – anche se non devono venir confusi con i ‘quanti’ che Planck introdurrà l’anno seguente) che si dirigono verso l’anodo C. Applicando un campo magnetico trasversale gli elettroni vengono deviati dalla loro ordinaria traiettoria. Lenard cercava la condizione di campo magnetico che permetteva agli elettroni di essere raccolti dall’anodo D anziché C. Da essa risaliva al rapporto e/m.

In quegli stessi anni anche l’elettrodinamica introduceva il concetto di elettrone nelle sue elaborazioni teoriche. Lorentz, che nei suoi lavori del 1892 e 1895 aveva genericamente parlato di ‘ioni’, nella sua memoria del 1899 introduce il termine ‘elettrone’ iniziando così la sua ‘teoria degli elettroni’ [11].
Le ricerche a questo punto si moltiplicarono: da una parte si era trovato un modo per indagare la struttura della materia e dall’altro quello per studiare le interazioni tra radiazione e materia. E, mentre Thomson non dedicò più particolare attenzione all’effetto fotoelettrico, Lenard continuò a studiarlo in modo molto accurato e nel marzo 1902 pubblicò un lavoro nel quale, con estrema chiarezza, era fornita la completa fenomenologia dell’effetto, alla luce delle nuove acquisizioni sperimentali (esistenza dell’elettrone) [12]. L’apparato utilizzato è simile a quello di figura 4 (con alcune semplificazioni) ed è mostrato in figura 5. Si dispone ora, oltre che del fotocatodo, di un solo anodo. In presenza di opportuna radiazione proveniente da S, degli elettroni vengono fotoestratti da U. Essi vengono attratti dall’anodo E, permettendo così un passaggio di corrente nel circuito estemo schematizzato in figura, corrente che viene misurata dal galvanometro G.

Con questo dispositivo, Lenard riuscì a mostrare uno degli aspetti più significativi e, all’epoca, più oscuri dell’effetto fotoelettrico: la velocità massima che acquistano gli elettroni che lasciano l’elettrodo U è indipendente dall’intensità della radiazione incidente; essa dipende solo dalla frequenza di tale radiazione. Nello stesso tempo mostrò che la corrente di elettroni emessi per effetto fotoelettrico è direttamente proporzionale all’intensità della radiazione incidente. Ciò vuol dire che l’aumento d’intensità della radiazione incidente ha solo l’effetto di aumentare il numero degli elettroni che vengono emessi dal fotocatodo; per aumentare l’energia di questi elettroni occorre aumentare la frequenza della radiazione incidente (va comunque notato che mentre sul primo fatto vi fu un accordo generalizzato con svariati altri ricercatori, l’ultima affermazione rimaneva ancora discutibile a seguito della difficoltà di ‘disporre di sostanze sensibili ad una vasta gamma di frequenze che presentassero un comportamento costante’ [13]).
PRIME ELABORAZIONI E DIFFICOLTÀ TEORICHE
Cosa accade in realtà nell’effetto fotoelettrico? Dove risiede il fenomeno? È esso attribuibile al solo materiale che riceve la radiazione o, al contrario, alla sola radiazione? Oppure entrano in gioco sia la materia che la radiazione? I problemi sono di diversa natura e scegliere di investigare su una strada o su di un’altra dipende dal quadro teorico di riferimento. Sta di fatto che, nel contesto di una teoria ondulatoria della radiazione che – all’epoca – sembrava spiegare tutto, i primi tentativi di interpretazione dell’effetto si mossero sulla strada di fenomeno provocato dalla struttura del metallo colpito dalle radiazioni.
Furono principalmente Lenard e Thomson che tentarono le prime interpretazioni teoriche dell’effetto [12] [14]. Secondo Lenard, gli atomi dei metalli che subiscono effetto fotoelettrico devono essere essenzialmente vuoti. Le dimensioni di questi spazi vuoti sono definite dal moto degli elettroni. Questi elettroni sono associati ad una equivalente carica positiva; ciascuna coppia, elettrone-carica positiva equivalente, costituisce una ‘dinàmide’. Il numero delle dinàmidi costituenti un atomo è proporzionale al peso atomico dell’atomo (il caso più semplice di dinàmide è un dipolo). Infine i moti elettronici nell’atomo sono i più diversi. Quando una radiazione arriva su di atomo, la sua energia non si trasforma nell’energia dell’elettrone fotoelettrico. L’energia della radiazione ha solo la proprietà di innescare un processo di liberazione degli elettroni dalle dinàmidi. L’energia con la quale gli elettroni fuoriescono dal metallo dipende solo dal precedente moto che essi avevano all’interno dell’atomo. Ed un elettrone può essere liberato solo quando si è in condizioni di risonanza, quando cioè la frequenza della luce incidente è identica a quella dell’oscillazione dell’elettrone nell’atomo. In definitiva è la struttura dell’atomo e non una qualche caratteristica della radiazione che determina l’energia (e quindi la velocità) dei fotoelettroni.
Su una strada diversa si mosse Thomson. Secondo quest’ultimo è la radiazione incidente responsabile del fenomeno. È l’azione sugli elettroni del campo elettrico, trasportato dalle onde che costituiscono la radiazione, che produce l’effetto di liberare gli elettroni dal metallo. Questa teoria risultò subito in contrasto con almeno uno dei fatti sperimentali. Nelle ipotesi di onde che provocano il fenomeno, dovrebbe accadere che tanto più intensa è la radiazione, quanto più grande è il campo elettrico che ad essa si accompagna, con la conseguenza che al crescere dell’intensità dovrebbe crescere l’energia con cui vengono emessi elettroni, fatto che, come sappiamo, è in contrasto con l’esperienza. Ma altrettanto grave era la difficoltà che sia questa teoria che quella di Lenard avevano nella spiegazione di un fatto sperimentale: l’emissione ‘istantanea’ di fotoelettroni quando si supera la soglia, anche ad intensità bassissime, della radiazione incidente. Facendo i conti con la teoria ondulatoria della radiazione elettromagnetica, sono necessarie anche alcune ore prima che un’atomo acquisti l’energia necessaria ad espellere un elettrone quando si è in condizioni di bassa intensità [15].
L’INTERVENTO DI EINSTEIN DEL 1905
L’approccio einsteniano alla questione dell’effetto fotoelettrico è del tutto particolare come, del resto, è particolare ogni suo altro primitivo approccio alle questioni fisiche di maggior rilievo. Il lavoro di Einstein in cui l’argomento viene trattato è uno dei tre famosi articoli che il nostro pubblicò nel 1905 sugli “Annalen der Physik” [16]: quello sul moto browniano, quello sull’elettrodinamica dei corpi in movimento (relatività ristretta) e quello che ci riguarda su ‘i quanti di luce’. Questi articoli rappresentano una vera e propria svolta nel modo di fare fisica. È un modo di affrontare i problemi esemplificativo di ciò che Einstein chiama ‘teorie dei principi’ in contrapposizione alle cosiddette ‘teorie costruttive’. Con le parole che lo stesso Einstein pronunciò nel discorso inaugurale dell’Accademia Prussiana delle Scienze (1914):
“Il metodo teorico si fonda sull’esigenza di prendere come base delle ipotesi generali, chiamate principi, dai quali sia possibile dedurre delle conseguenze. (…Il fisico teorico) deve anzitutto cercare dei principi ed in seguito sviluppare le conseguenze che ne derivano (…). Non si tratta più di un metodo che possa essere appreso e che sia suscettibile, per via di sistematica applicazione, di condurre al fine stabilito. (…Stabilito il principio) le deduzioni si succederanno l’una all’altra, col risultato di portare spesso a relazioni insospettate e tali da condurre ben al di là del campo dei fatti per i quali i principi erano stati creati.”
Riferendoci al lavoro sui quanti di luce (impropriamente chiamato dell’effetto fotoelettrico), lo scopo di Einstein non è quello di discutere l’effetto fotoelettrico, ma di trovare dei principi generali dai quali, tra l’altro, discenda la spiegazione dell’effetto fotoelettrico. C’è comunque un altro elemento, di tipo ‘euristico’, che emerge in questo lavoro. Si tratta di sistemare una asimmetria che Einstein individua (identico procedimento a quello che sarà seguito nella memoria sulla ‘relatività’). L’asimmetria in questione consiste nel fatto che nelle elaborazioni dei fisici si assegna una natura discontinua alla materia ponderabile ed una natura continua alla radiazione elettromagnetica. Nel premettere questo, Einstein si sta aprendo la strada per introdurre la quantizzazione che Planck aveva utilizzato (1900) come mero artificio di calcolo per risolvere l’altro annoso problema, quello del ‘corpo nero’, e per togliere a quella quantizzazione proprio quest’ultimo carattere artificiale (vedi l’articolo sui quanti di Planck).
Emerge inoltre una insoddisfazione per quel dualismo (continuità dei campi, discontinuità delle particelle) soprattutto presente, anche se non lo si cita, nella teoria degli elettroni di Lorentz. Ed egli inizia a mettere in discussione la vecchia concezione di campo: la teoria di Maxwell (vedi l’articolo su Maxwell) sembra valida solo per fenomeni macroscopici; i fenomeni microscopici debbono trovare la loro spiegazione in un altro principio, i quanti; una trattazione di tipo statistico di questi ultimi deve ridare i fenomeni macroscopici. Quindi, sebbene la teoria ondulatoria della luce (luce come fenomeno elettromagnetico) spieghi una quantità di fenomeni, è pensabile che essa possa cadere in difetto quando è applicata ai fenomeni di emissione e trasformazione della luce come, tra gli altri, l’effetto fotoelettrico. Ad Einstein sembra che tutti questi fenomeni ed in particolare quello di cui ci occupiamo risultino più comprensibili se considerati in base all’ipotesi che l’energia sia distribuita nello spazio in modo discontinuo (si noti che in questo modo, microscopicamente, svanisce il campo e conscguentemente il dualismo materia-campo, fatto che metteva a posto l’asimmetria denunciata). Si tratta allora di estendere l’ipotesi di Planck alla luce: essa non deve essere più considerata un qualcosa di continuo ma costituita da ‘quanti di luce’ o fotoni (quest’ultimo termine sarà introdotto da G.N. Lewis nel 1926). Dice Einstein:
“Secondo l’ipotesi che voglio qui proporre, quando un raggio di luce si espande partendo da un punto, l’energia non si distribuisce su volumi sempre più grandi, bensì rimane costituita da un numero finito di quanti di energia localizzati nello spazio, che si muovono senza suddividersi e che non possono essere assorbiti o emessi parzialmente.“
Il gran passo è fatto: i quanti sono assunti a principio generale. Ed ancora, partendo dai principi generali della termodinamica, egli va a calcolarsi l’entropia di un gas in funzione del volume da esso occupato e l’entropia della radiazione di corpo nero (usando la legge di distribuzione di Wien) sempre in funzione del volume. Ed a questo punto un nuovo passaggio molto ardito: Einstein (confrontando caratteristiche corpuscolari con caratteristiche ondulatorie) osserva che le due relazioni appena trovate sono formalmente simili e che si possono rendere formalmente identiche se si pone E = nhf [18] ove: E è l’energia della radiazione contenuta nel volume V, n è il numero dei quanti, h è la costante di Planck e f è la frequenza della radiazione. L’espressione scritta, per un solo quanto diventa: e = hf.
In definitiva, dal fatto che le entropie hanno circa la stessa forma per gas e radiazione, Einstein conclude che anche la struttura corpuscolare di gas e radiazione deve essere la stessa affermando che si dovrà esaminare l’ipotesi che le leggi di emissione e trasformazione della luce siano costituite anche loro come se la luce fosse formata da simili quanti, ciascuno avente una energia e= hf.
Trovato il principio generale, Einstein passa ad applicarlo ai singoli fenomeni fisici tra cui l’effetto fotoelettrico. Leggiamo direttamente da Einstein:
“La consueta concezione, per la quale l’energia della luce si distribuisce in modo continuo nello spazio irradiato, incontra, nel tentativo di spiegare i fenomeni fotoelettrici, notevoli difficoltà, che sono state fatte oggetto di uno studio particolarmente approfondito dal Signor Lenard [Einstein si riferisce all’articolo di Lenard del 1902]. Partendo dal principio che la luce eccitatrice è costituita di quanti di energia hf, l’emissione … [di elettroni] si può spiegare nel seguente modo. I quanti di energia penetrano nello strato superficiale del corpo e la loro energia si trasforma, almeno in parte, in energia cinetica di elettroni… Inoltre va supposto che ogni elettrone, nell’abbandonare il corpo, debba effettuare un lavoro w (che è caratteristico del corpo considerato). Ad uscire dal corpo con la massima velocità normale [Vmax] saranno gli elettroni eccitati che si trovano direttamente alla.sua superficie e che acquistano una velocità normale ad essa“.
Questi elettroni avranno una energia cinetica T (corrispondente a quel valor massimo di velocità) data da:
T = hf – w
dove: h è la costante di Planck (h = 6.63·10-34 J·s) [19]; f è la frequenza della radiazione incidente; T è l’energia cinetica degli elettroni espulsi dal metallo in corrispondenza della loro velocità massima; w è l’energia con cui l’elettrone è legato al dato metallo (è una costante caratteristica di ciascun metallo chiamata funzione lavoro o lavoro di estrazione). Quindi, supposto che la frequenza f sia superiore a quella f0 di soglia, gli elettroni usciranno dal metallo con una energia che al massimo vale T data dall’energia hf del quanto incidente a cui va sottratta l’energia w che il quanto deve spendere per strappare l’elettrone dall’atomo. Riportando su grafico (T, f) la relazione scritta (così come suggerisce Einstein) si trova (tenendo conto che le variabili sono T e f e che, una volta scelto il metallo, w è una costante) la figura 6, dove: le fo sono le differenti frequenze di soglia per differenti metalli; le w sono

le differenti energie per differenti metalli che vengono richieste per estrarre elettroni da essi (si tratta di energie di legame e perciò sono negative); le pendenze delle rette, sempre le stesse, sono date dalla costante h di Planck. Come si può vedere, per un dato metallo, all’aumentare della frequenza oltre quella di soglia, aumenta l’energia cinetica con la quale un dato elettrone è emesso dal metallo. E, come si può facilmente comprendere, aumentando l’intensità della radiazione di una data frequenza, un maggior numero di fotoni andrà a colpire la superficie del metallo nell’unità di tempo, ma l’energia di ciascun quanto di luce resterà invariata; conseguentemente aumenterà la corrente elettronica emessa dal metallo ma non l’energia cinetica dei singoli elettroni.
Infine, il fatto che nella relazione T = hf – w si debbano considerare non le velocità generiche con cui viene espulso un elettrone ma le velocità massime, è semplice conseguenza del fatto che alcuni elettroni avranno energia cinetica inferiore ad hf – w, avendola perduta nell’attraversare il metallo. Si noti, da ultimo, che se, nella solita relazione T = hf – w, la frequenza della radiazione incidente è data da fo = w/h, risulta che T = 0. E questo fo è proprio il valore da assegnare alla frequenza di soglia.
Sembrerebbe tutto a posto. Salvo il fatto che questa concezione einsteniana tardò quasi 20 anni ad affermarsi (nel 1922, proprio per questo lavoro Einstein ebbe il premio Nobel). In tutto questo tempo si susseguirono teorie alternative ad esperimenti sempre più sofisticati. Anche dopo che Millikan (1916) ebbe, in modo incontrovertibile, mostrato sperimentalmente la correttezza delle relazioni di Einstein [13], anche allora seguirono le discussioni ed i problemi. Praticamente tutti i fisici, ad eccezione di Stark, ebbero da ridire. Questi quanti di luce, in fondo, creavano più problemi di quanti ne risolvessero; ma soprattutto c’era il fatto che quel ribaltamento del quadro concettuale, che portava dalle teorie costruttive alla fisica dei principi, non entusiasmava nessuno. In questo senso, seppure l’interpretazione einsteniana dell’effetto fotoelettrico si è affermata, non altrettanto il modo einsteniano di fare fisica che, detto con molta franchezza, è stato rifiutato in modo generalizzato.
NOTE
[1] In certi casi, con particolari metalli, per produrre l’effetto fotoelettrico è efficace anche la radiazione visibile, a volte anche quella infrarossa.
[2] “A Dynamical Theory ofthe Electromagnetic field” Roy. Soc. Trans., 104, 1864.
[3] L’articolo fu pubblicato in tedesco sui Wiedemann Annalen (31,1887, pag. 982). Tradotto in inglese in H. Hertz, Electric Waves, Dover 1962, pagg. 63-79.
[4] Wiedemann Annalen 33, 1888, pag. 241.
[5] Wiedemann Annalen 33, 1888, pag. 301.
Wiedemann Annalen 34,1888, pag. 371.
Philosophical Magazine 26, 1888, pag. 78.
[6] “Di alcuni nuovi fenomeni elettrici, provocati dalle radiazioni” (prima parte), Rendiconti della Regia Accademia dei Lincei, 4, 1888, pag. 185. Il seguito di questa nota fu pubblicato in ibidem alle pagg. 185, 498, 578, 671 dello stesso volume riguardante il primo semestre dell’anno. Nel volume successivo vi sono altre due note alle pagg. 16 e 66. Questi stessi lavori, più altri che si susseguirono fino al 1890, furono ripubblicati in modo più esaustivo sul Nuovo Cimento (e su altre riviste scientifiche). Si tratta di tre articoli: Nuovo Cimento 24, 1888, pag. 256; Nuovo Cimento 25, 1889, pag. 193; Nuovo Cimento 26, 1889, pagg. 135 e 217 che segue in ibidem 27, 1890, pag. 33.
Si noti che il termine ‘fotoelettrico’ fu coniato da Righi.
[Per la polemica con Hallwachs cui si accenna nel testo si possono vedere i due brevi scritti dei due autori in Nuovo Cimento 28, 1890, pagg. 59-62 ter. A questo proposito si può anche leggere M.G Speroni, “La scoperta dell’effetto fotoelettrico” Giornale di Fisica 4, 1970, pag. 294].
[7] Vedi C. Tarsitani, “La scoperta dell’effetto fotoelettrico ed il suo ruolo nello sviluppo della teoria quantistica: un caso storico di rapporto teoria-esperimento”, Physis 20, 1978, pag. 237.
[8] Philosophical Magazine 44, 1897, pag. 293.
[9] Philosophical Magazine 48, 1899, pag. 547.
Philosophical Magazine 46, 1898^ pag. 528^
[10] Wiener Berichte 108, 1899, pag. 1649.
[11] H.A. Lorentz, Arch. Neerl. 25, 1892, pag. 363.
H.A. Lorentz, “Versuch einer Theorie der elektrischen und optischen Erscheinungen im bewegten Körpern“, Leiden 1895. H.A. Lorentz, Phys. Ze. 1, 1899, pag. 39.
[12] Annalen der Physik 8, 1902, pag. 149.
[13] Vedi Tarsitani (cit. nota 7) pag. 249. Si osservi che per arrivare ad una accettazione definitiva di quanto qui oggetto di controversia occorrerà attendere il lavoro di Millikan del 1916 (Phys. Rew. 7, 1916, pag. 335).
[14] Le dinàmidi sono introdotte da Lenard in suoi successivi articoli nei quali ancora si occupa di effetto fotoelettrico: Annalen der Physik 12, 1903, pag 714; Annalen der Physik 15,1904, pag. 633. C’è poi da osservare che Lenard si occuperà di effetto fotoelettrico fino al 1920.
J.J. Thomson, Conduction of electricity through gases,Cambridge 1903.
[15] Nell’ipotesi di teoria ondulatoria, diminuire l’intensità di una radiazione corrisponde a fissare una sorgente di data intensità ed allontanarla. Ora, la sorgente emana intorno a sé, in tutte le direzioni delle onde elettromagnetiche. Quanto più queste onde si allontanano dalla sorgente, tanto più l’energia che esse trasportano viene distribuita con densità sempre più piccola sulla superfìcie sferica dell’onda (è questo il motivo per cui una luce ci appare sempre più debole mano a mano che ci allontaniamo da essa). Se si pensa che le dimensioni di un atomo sono di gran lunga più piccole al confronto della superficie dell’onda sferica che trasporta l’energia, ci si rende conto di quanta poca energia quell’onda è in grado di cedere ad un atomo e, quindi, di quanto tempo occorre perché l’atomo accumuli l’energia necessaria all’espulsione di un elettrone.
I tentativi di spiegare l’effetto fotoelettrico con la teoria ondulatoria della luce e quindi con l’elettromagnetismo classico portavano tutti a degli assurdi che si possono ben comprendere con un esempio su altra scala proposto da W. Bragg (“Il mondo della luce”, Tumminelli, 1935, pag. 291):
“Supponiamo di lasciar cadere nel mare una tavola da una data altezza, supponiamo di 30 m. Avviene l’urto e nascono le onde che si propagano sulla superficie dell’acqua; queste onde passano accanto a barche, a navi, senza produrre effetto e, dopo aver percorso migliaia di chilometri, trovano una nave sulla quale esercitano un effetto disastroso: una tavola viene staccata dal bordo della nave e sollevata all’altezza di 25 m nell’aria o anche di soli 15, di 6 metri; tutti questi numeri sembrano egualmente ridicoli.“
[16] A. Einstein, “Sul moto di piccole particelle sospese in un liquido stazionario…”, Annalen der Physik 17, 1905, pag. 549.
A. Einstein, “Sull’elettrodinamica dei corpi in movimento”, Annalen der Physik 17, 1905, pag. 891.
A. Einstein, “Sull’emissione e trasformazione della luce, da un punto di vista euristico”, Annalen der Physik, 17, 1905, pag. 132.
[17] Si veda l’intero discorso su A. Bertin, “Einstein”, Accademia-Sansoni, 1971, pagg. 233-236.
[18] Avverto che ho cambiato vari simboli introdotti da Einstein al fine di rendere più ‘moderna’ la lettura.
[19] Si noti che la costante di Planck non è altro che un fattore di conversione delle unità di energia in unità di frequenza e che la relazione di Einstein per l’effetto fotoelettrico è una relazione di conservazione dell’energia.
BIBLIOGRAFIA
(testi utilizzati e non altrove citati)
B.R. Wheaton, Philipp Lenard and the Photoelectric Effect, 1889-1911, Historical Studies in the Physical Sciences 9, 1978, pag. 299.
A. Einstein, La teoria dei quanti di luce, Newton Compton, 1973 (in questo testo esiste la traduzione italiana dell’articolo di Einstein dalla quale ho tratto le citazioni riportate).
Categorie:Albert Einstein
Rispondi